Muutsime traditsioonilise kindlustusseltsi vanadest süsteemidest terviklikuks digitaalseks platvormiks, lihtsustades tegevust ja parandades kliendikogemust. Projekt hõlmas poliiside haldamise moderniseerimist, nõuete töötlemise automatiseerimist ja reaalajas riskide hindamise võimekuse rakendamist, tagades samal ajal täieliku vastavuse mitmete jurisdiktsioonide õigusaktidele.






Projekti ülevaade
Vananenud süsteemi väljakutsed
Vanad kindlustusprotsessid olid keerulised, kuna need tuginesid süsteemidele ja nõuete käsitsi töötlemisele. Kliendid said piiratud juurdepääsu kindlustuspoliisi teabele ja nõuete uuendustele.
Kindlustussektor on traditsiooniliselt tuginenud paberil põhinevatele meetoditele ja vananenud süsteemidele ning kindlustuslepingute sõlmimise tavadele, mis on tekitanud probleeme nii klientidele kui ka kindlustusandjatele. Kindlustuse tavapärased protsessid hõlmasid mitmesuguseid eraldiseisvaid süsteeme, mis käsitlesid kindlustuslepingute haldamist eraldi kahjunõuete menetlemise protsessidest ja klienditeenindusest. Selline killustatud lähenemisviis põhjustas klientidele ebajärjekindlat teenindust, kahjunõuete lahendamise viivitusi ja märkimisväärset halduskoormust tõhusa haldamise tagamiseks.
Kliendi ootused ja turu nõudmised
Tänapäeva kindlustussektori kliendid otsivad teenuseid, mis sarnanevad pangandus- ja muude finantssektorite pakutavatega – mõelge näiteks mobiilirakenduste kaudu tehtavatele kohestele poliisi uuendustele ja lihtsalt kasutatavatele liidestele, mis võimaldavad jälgida nõuete staatust reaalajas! Teiselt poolt on kindlustusfirmadel aga väljakutseks kulude kärpimine, samal ajal tõhustades riskide hindamist ja pidades silma peal muutuvatel eeskirjadel erinevates piirkondades.
Regulatiivsed ja tehnilised väljakutsed
Kindlustustehnoloogia keskkonnas navigeerimine hõlmab andmekaitse seaduste ja finantsteenuste eeskirjade järgimist, samal ajal vastates tööstuse standarditele ning tegeledes andmehalduse ja piiriüleste tegevustega seotud süsteemidisaini väljakutsetega.
Süsteemi integratsiooni probleemid
Peamised raskused tulenesid pikaajalistest võlgadest ja ebatõhusatest protseduuridest, mis olid kogunenud paljude aastate jooksul järkjärgulise süsteemi laiendamise käigus. Vanad poliitikahaldussüsteemid ei suutnud sujuvalt ühilduda platvormidega, mis viis andmete silotamiseni, takistades tervikliku kliendivaate ja kiire otsuste tegemise.
Nõuete töötlemise ebaefektiivsus
Nõuete töötlemine sõltus suuresti kaasatusest ja võttis kauem aega kui tööstusharu standardid, kuna kasutati paberdokumente ja mitmeastmelisi heakskiitmisprotsesse koos automatiseerimisvõimalustega arvelduste jaoks. Nõuete töötlemise töövood sõltusid suuresti sekkumisest, mis viis arvelduste tähtaegade ületamiseni tööstusharu võrdlusalustega võrreldes, kuna kasutati paberdokumente ja mitmeastmelisi heakskiitmisprotsesse koos automatiseerimisvõimalustega.
Riskide hindamise meetodid tuginesid mudelitele, millel puudus võime integreerida reaalajas andmeallikaid või täiustatud analüüsimeetodeid.
Kliendikogemuse piirangud
Kliendikogemust mõjutasid kontaktpunktid ja kanalitevaheline erinev teave, kusjuures kasutajatel oli piiratud juurdepääs iseteenindusvõimalustele. Kindlustusvõtjad ei saanud piisavalt teavet oma nõuete staatuse ja kindlustuspoliisi üksikasjade kohta ega juurdepääsu osutatud teenustele, mis tõi kaasa kõnekeskuse päringute arvu suurenemise ja klientide rahulolu languse kogu protsessi vältel.
Operatiivne ebaefektiivsus
Probleemid töömeetoditega ilmnesid selles, et andmeid tuli sisestada mitu korda ja viimasel ajal tugineti kliendisuhete hooldamise ülesannete puhul pigem käsitsi kontrollimisele kui eelnevale planeerimisele. Analüüsisüsteemi puudumine takistas hindade kujundamise taktika parandamist, pettuste tõhusat avastamist ja riskide haldamist kogu portfellis.
Nõuete täitmine nõudis palju käsitsitööd, et koostada aruandeid ja järgida andmete turvalisuse standardeid erinevates piirkondades, kus kehtivad erinevad kriteeriumid.
Lahenduse rakendamine
Integreeritud digitaalne kindlustusplatvorm loodi kindlustuspoliiside haldamise protsesside lihtsustamiseks ja nõuete menetlemise automatiseerimiseks, pakkudes samal ajal ajakohast riskianalüüsi vastavalt eeskirjadele ettevõtte blockchain lahenduste kaudu.
Muutke oma kindlustustegevust
Avastage, kuidas digitaalne transformatsioon võib teie kindlustusprotsesse revolutsiooniliselt muuta.
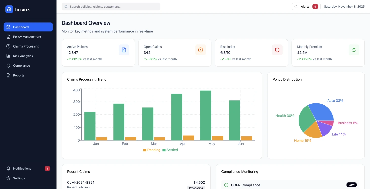
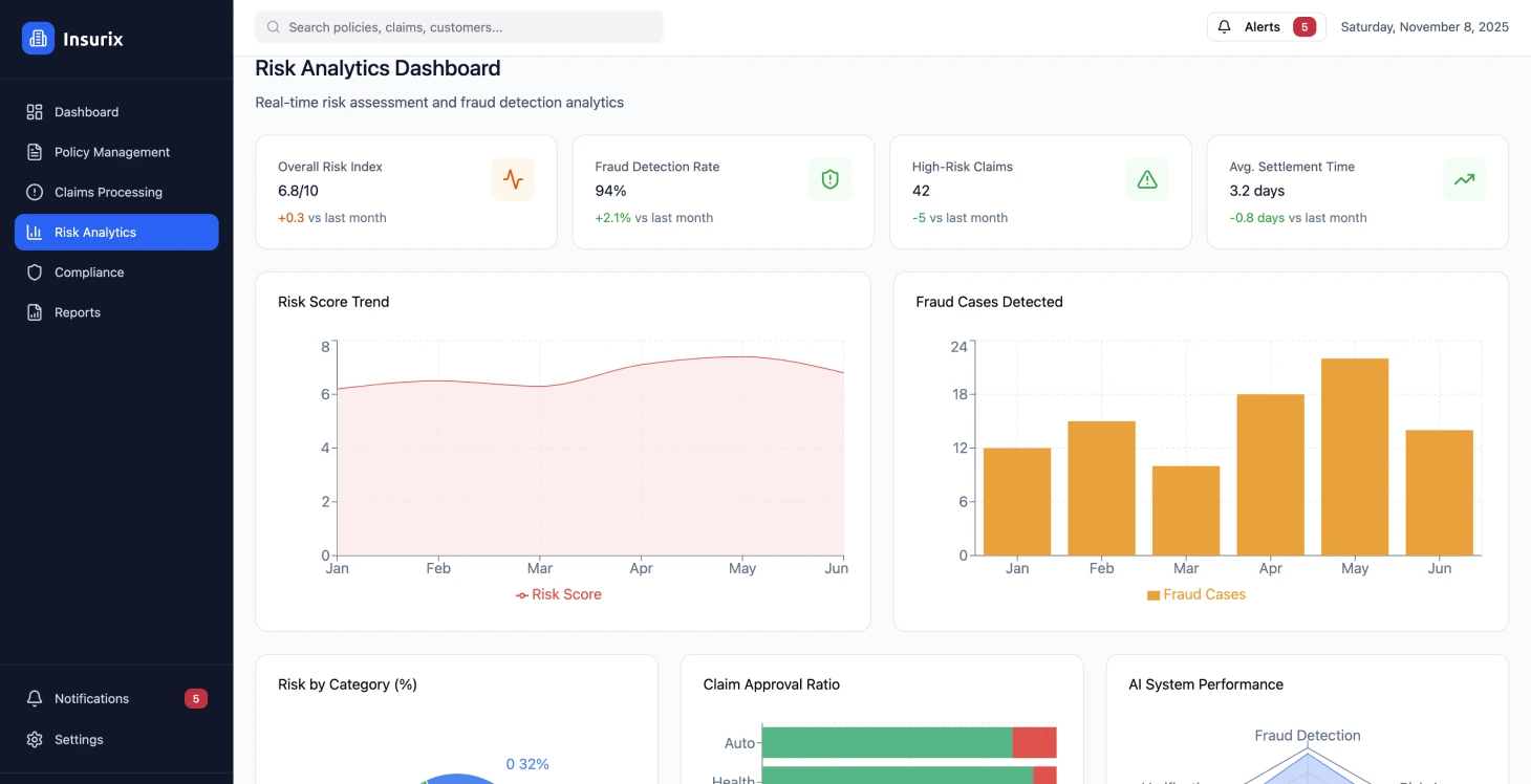
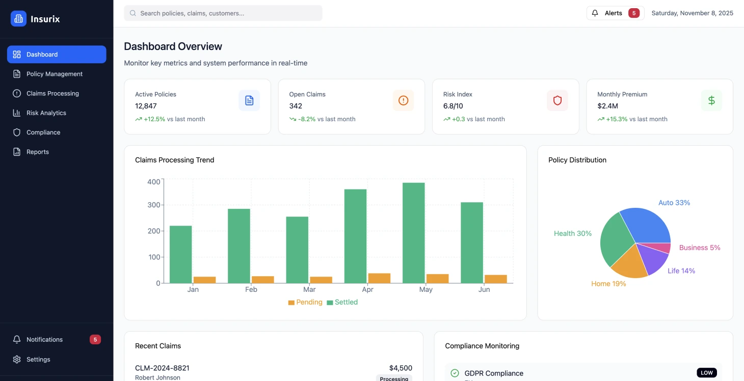
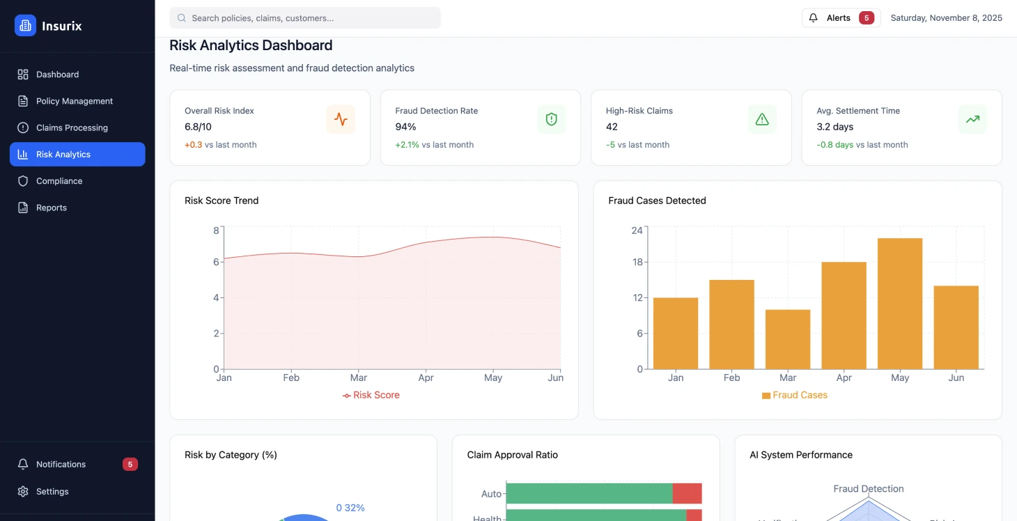
Platvormi jõudluse tulemused
Platvormi töökindlus oli 99,97% ja vastamisaeg alla 200 ms, samal ajal kui töödeldud tehingute arv oli üle 50 000 erinevate kindlustustoodete puhul. Reguleerivad nõuded täideti valdkondades, kus kasutati automatiseeritud auditeerimislogisid ja kohandatavaid poliitikastruktuure.
Nõuete töötlemise parandused
Nõuete töötlemise efektiivsust on parandatud automatiseeritud töövoogude abil, mis on vähendanud nõuete lahendamise keskmist kestust 14 päevalt 4 päevale. See on avaldanud positiivset mõju rahavoogudele ja klientide rahulolule, vähendades samal ajal kulusid 42%.
Kliendirahulolu parandamine
Iseteenindusfunktsioonid ja võimalus õigeaegselt poliitikatele juurde pääseda on oluliselt tõstnud klientide rahulolu hinnanguid, mis on hüppeliselt kasvanud 6,2-st 8,4-ni 10-st, ning samal ajal vähendanud kõnekeskuse päringuid 35% võrra.
Kindlustuse täpsus
Reaalajas andmete integreerimine ja täiustatud analüütika on suurendanud kindlustuse täpsust 28% võrra, mis on vähendanud kahjumimäära ja võimaldanud konkurentsivõimelisi hinnastrateegiaid.
Reguleerivate nõuete täitmine
Automatiseeritud süsteemide kasutamine nõuetele vastavuse jälgimiseks ja aruandluseks on vähendanud auditi ettevalmistamise aega 60%. See protsess tagab standardite järgimise erinevates asukohtades.
Kulude vähendamine
Kulude vähendamine saavutati platvormide konsolideerimise ja protsesside automatiseerimise abil, mille tulemusena vähenesid kulud 45% tänu üleliigsete süsteemide ja manuaalsete ülesannete kaotamisele.
Tehniline arhitektuur
Platvormi disaini põhimõtted
Veebipõhine kindlustusplatvorm võttis kasutusele väärtustel põhineva mikroteenuste struktuuri, et pakkuda skaleeritavaid ja usaldusväärseid kindlustusteenuseid, mis vastavad eeskirjadele ja standarditele. Selle lähenemisviis rõhutas API-de prioriteetsust disainis, et hõlbustada integratsiooni süsteemidega ja võimaldada ruumi tulevaseks kasvuks.
Valikute peamine fookus oli järgmine:
- •Kasutage sündmusepõhiseid kommunikatsioonimudeleid, et säilitada andmete järjepidevus teenuste vahel.
- •Lisage muutumatud auditeerimislogid regulatiivse vastavuse tagamiseks
- •Reaalajas töötlemise võime nõuete automatiseerimiseks ja riskide tõhusaks analüüsimiseks
- •Konteinerimine ja orkestreerimine, et tagada parem kättesaadavus ja ressursside haldamise tõhusus
Turvalisuse ja vastavuse raamistik
Turvalisuse ja eeskirjade järgimise vajadus viis nullusaldusvõrgu raamistiku loomiseni, mis hõlmab järgmist:
- •Teabe läbiv krüpteerimine
- •Rollipõhise õiguste süsteemi alusel määratud üksikasjalikud juurdepääsukontrollid
- •Andmete suveräänsuse eeskirjad, kasutades rakendusstrateegiaid eri piirkondades
- •Kohandatavad andmete säilitamise eeskirjad
Kasutajakogemuse disain
Disain keskendus põhimõtetele ja progressiivsete veebirakenduste funktsioonidele, et parandada juurdepääsetavust erinevatel seadmetel ja võrgukeskkondades, rõhutades integratsiooni kindlustussektori standardprotokollidega, samas võimaldades kohandamist partnerite süsteemide integratsiooniks.
Nullusalduslik turvalisuse arhitektuur osutus oluliseks mitmete jurisdiktsioonide regulatiivsete nõuete täitmisel.
Rakendamisstrateegia
Järkjärguline kasutuselevõtt
Täitmine toimus etapiviisiliselt, et vähendada tegevuse häireid ja tagada samal ajal pidev väärtuse loomine. Esimeses etapis keskenduti põhilise platvormi struktuuri loomisele ja poliitika haldamise võimete üleviimisele.
Arendusmeeskonnad kasutasid infrastruktuuri kui koodimallide seadistusi, et säilitada ühtsus erinevates keskkondades. Funktsiooniharud paigutati automaatselt arenduse ja põhjaliku integratsiooni testimise jaoks testimiskeskkondadesse.
Kvaliteedi tagamine
Koodi 90% hõlmavad üksiktestid olid osa automatiseeritud testimisprotsessist koos järgmistega:
- •Integreerimistestid, mis tagasid teenuslepingute täitmise
- •Lõpp-lõpuni testid, mis jäljendasid kasutajate töövooge
- •Turvaskaneerimine on sujuvalt integreeritud ehitusprotsessi, et tuvastada nõrgad kohad
Kasutuselevõtt ja migratsioon
Ettevõte kasutas andmebaasi migratsiooni ajal rohelisi rakendusmeetodeid, et vältida katkestusi, ning seadis sisse automatiseeritud tagasipööramisprotokollid võimalike probleemide puhuks. Skeemi muudatused kavandati versioonidega ühilduvaks, et hõlbustada ajalooliste andmete sujuvat üleminekut uutesse süsteemidesse.
Süsteemi testiti koormuse all, et tagada selle skaleeritavus, kasutades kaosetehnoloogiat, et hinnata vastupidavust rikkeolukordades, ning turvameetmeid, nagu penetratsioonitestid ja vastavuskontrollid tööstusstandarditele.
Andmete migratsiooni strateegia
Süsteemi uuendamine jäljendas kägistaja viigipuu kasvumudelit, uuendades funktsioone ja säilitades samal ajal andmete täpsuse. Kliendiandmete ülekandmine toimus planeeritud hooldusperioodidel, kasutades olemasolevaid kontrolliprotsesse. Andmete järjepidevuse säilitamiseks üleminekufaasides loodi reaalajas sünkroniseerimislingid, et täita võimalikud lüngad.
Andmebaasi skeemi muudatused on kavandatud tagasiühilduvuse tagamiseks, et tagada sujuv ajalooliste andmete migratsioon.
Tulemused ja mõju
Üleminek kindlustusplatvormile tõi kaasa operatiivse efektiivsuse ja klientide rahulolu näitajate paranemise, tagades samal ajal regulatiivsete nõuete täitmise. Platvormi täieliku kasutuselevõtu järel oli tulemuslikkuse paranemine ilmne ja järgnevatel kuudel täheldati veelgi suuremat paranemist.
Klientidele muudatuste rakendamisel, nagu kiirem reageerimisaeg ja paremad eneseabivõimalused koos selge nõuete jälgimisega, paranesid ka sisemised toimingud, tõhusus suurenes ja kulud vähenesid mitmes osakonnas.
Süsteem haldas oma tegevusaasta jooksul tõhusalt üle 1,1 miljoni kindlustuslepingu tehingu, järgides samal ajal erinevate piirkondade rangeid eeskirju. Automatiseeritud kahjunõuete käsitlemine võimaldas lahendada 78% kahjunõuetest ilma inimese sekkumiseta, mis vähendas märkimisväärselt tegevuskulusid ja suurendas klientide rahulolu.
Kulude optimeerimise eelised
Kulude optimeerimise eelised ulatuvad kaugemale kui lihtsalt raha säästmine operatsioonides, hõlmates infrastruktuuri kulusid pilvepõhise disaini ja parema ressursikasutuse võimekusega. Platvormi võime suurendada võimsust võimaldab hallata hooajalisi tippkoormusi ilma infrastruktuuri investeeringuid tegemata.
Olulisemad õppetunnid
Andmete migratsiooni väljakutsed
Vana andmete migratsioon osutus oodatust keerulisemaks, kuna andmevormingud olid erinevad ja puudusid andmed, mistõttu tulevastes projektides tuleb andmete kvaliteedi hindamiseks ja puhastamiseks kulutada rohkem aega.
Vastavuse integreerimine
Varajane koostöö meeskondade ja õigusnõustajatega aitas kaasa sellele, et vastavusstandardid integreeriti platvormi struktuuri algusest peale, mitte viimasel hetkel, tagades regulatiivsete nõuete sujuva integreerimise. Automaatne vastavuse jälgimine aitas vältida kontrollimisel esineda võinud tähelepanematust.
Muudatuste haldamise tähtsus
Kasutajate heakskiidu tagamiseks oli oluline rakendada koolitusalgatusi ja tutvustada funktsioone järk-järgult, et tõhusalt vähendada vastuseisu uuendatud protsesside suhtes. Juhtkonna toetus ja eeliste selge kommunikeerimine aitasid kaasa uuenduste kasutuselevõtule.
Suuremahulised jõudlustestid
Tootmise koormusmustrid ei vastanud meie ootustele, mis põhinesid meie testimise eeldustel tipphooajal ja kriisiolukordades. Teenuse taseme säilitamiseks oli vaja jälgida jõudlust ja rakendada automatiseeritud skaleerimisstrateegiaid.
Turvalisus esikohal
Turvalisuse aluseks võtmine on osutunud tõhusamaks ja kulutõhusamaks võrreldes turvalisuse meetmete lisamisega arendusprotsessi. Turvaauditite ja automatiseeritud haavatavuste skannimise kasutuselevõtt on osutunud tõhusaks probleemide ennetamisel enne, kui need mõjutavad tootmiskeskkonda.
API disaini strateegia
API-de loomine arvestades arengut ja seades prioriteediks ühilduvuse on osutunud lihtsustavaks sujuvaks integreerimiseks praeguste süsteemidega ja minimeerib häirivaid muudatusi, kui platvorm aja jooksul areneb. Versioonihalduse strateegiate nõuetekohane planeerimine on oluline ja toob kasu, kui uuendused rakendatakse sujuvalt ja tõhusalt.
Reguleerivate nõuete täitmise haldamine
Nõuetele vastavuse jälgimine on äärmiselt oluline, kuna reeglid võivad turumuutuste või uute eeskirjade tõttu kiiresti muutuda. Nõuetele vastavuse struktuuride olemasolu ja ekspertidega kursis olemine on oluline, et vältida nõuetele vastavuse puudujääke.
Tootmise koormuse mustrid erinevad sageli oluliselt testimise eeldustest, eriti tipphooajal ja kriisiolukordades.
Tehnilised rakendamise üksikasjad
Konteinerite koordineerimine
Konteinerite orkestreerimine hõlmab Kubernetes kasutamist teenuste tõhusaks kasutuselevõtuks ja haldamiseks.
Sündmusepõhine arhitektuur
Mikroteenuste valdkonnas on operatsioonide jaoks otsustava tähtsusega sündmusepõhise raamistiku kasutamine koos sõnumijärjekordadega.
CI/CD platvorm
Automatiseeritud testimine ja kasutuselevõtu protsessid on CI/CD platvormi funktsioonid.
Projekti tulemused
- Platvormi töökindlus 99,97%
- Nõuete menetlemise aeg lühenes 14 päevalt 4 päevale
- Kliendirahulolu paranes 6,2-lt 8,4-le/10
- 45% vähenemine tegevuskuludes
- 78% nõuetest töödeldakse automaatselt
Peamised tulemusnäitajad
Platvormi töökindlus
Süsteemi kättesaadavus
Nõuete töötlemine
Keskmine arveldusaeg
Kulude vähendamine
Tegevuskulud
Kliendi rahulolu
Hinnangu parandamine


