Les entreprises de vente au détail ont été confrontées à des défis importants, les données étant réparties entre plusieurs sources telles que les plateformes en ligne, les magasins physiques et les canaux partenaires. Cette fragmentation a rendu difficile l'analyse globale des performances de la marque et la prise de décisions stratégiques efficaces.




Présentation du projet
La solution : plateforme d'analyse avancée
Une plateforme logicielle conçue pour l'analyse a été créée dans le but d'automatiser la collecte de données en temps réel à partir de plus de 50 sources de vente au détail. La plateforme offrait des fonctionnalités de prévision basées sur les capacités de apprentissage automatique (ML).
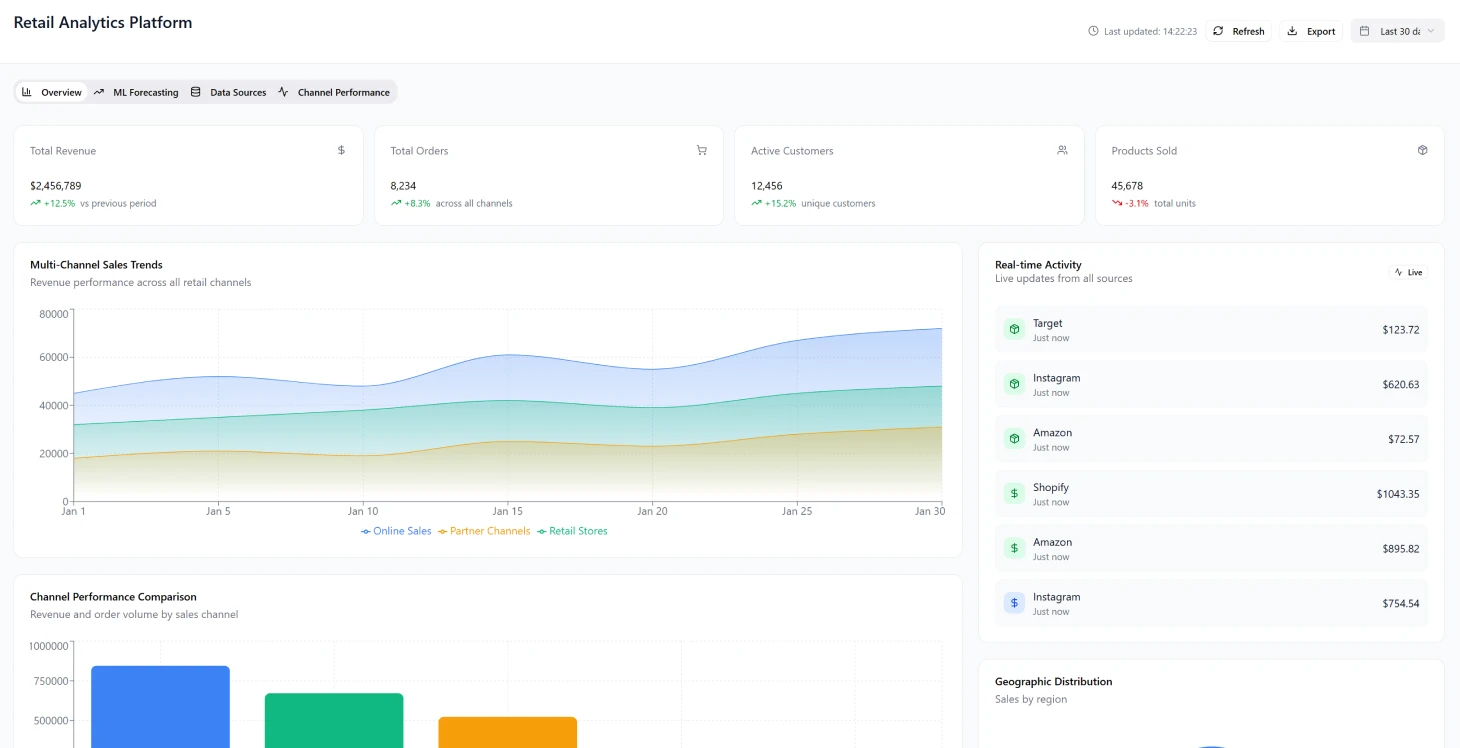
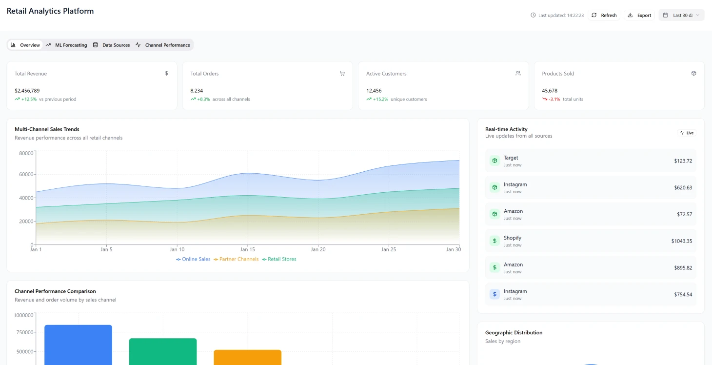
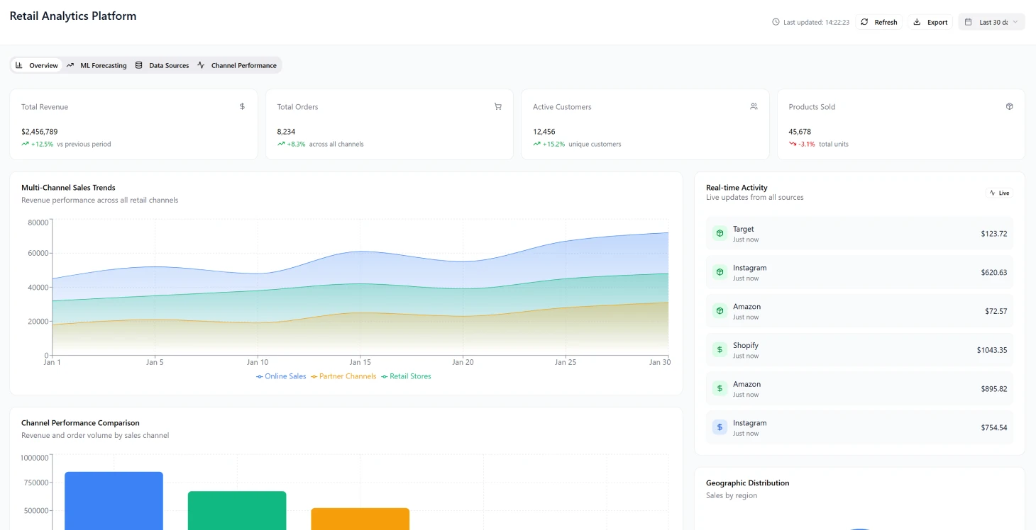
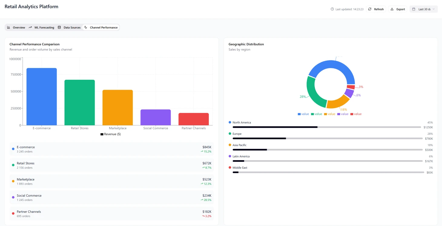
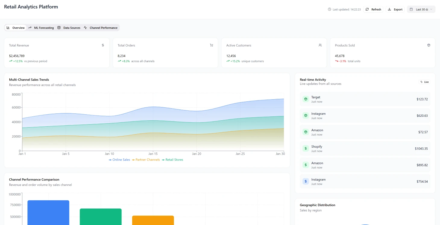
La mise en œuvre a considérablement accéléré la génération d'informations, passant de plusieurs semaines à quelques heures, et a amélioré la précision des prévisions de 34 %. De plus, elle a permis une évaluation complète des performances des campagnes avec une couverture de 89 % sur tous les points de contact.
Défis liés à la transformation industrielle
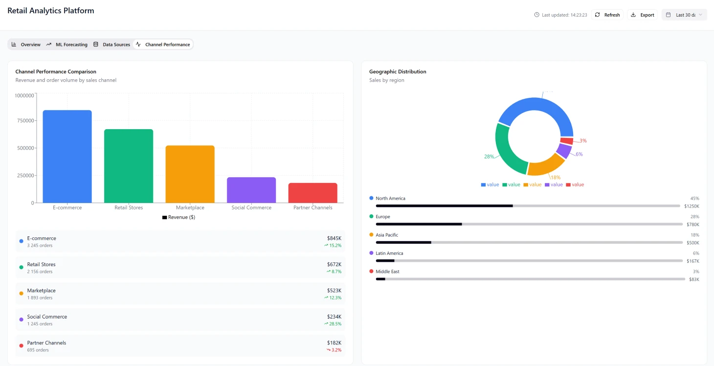
Complexité multicanale Le secteur de la vente au détail s'est transformé en un réseau complexe où les entreprises doivent gérer leurs opérations sur :
- •Les magasins physiques
- •Les sites web de commerce électronique
- •Les canaux de commerce social
- •Les marchés émergents Ces différents canaux produisent différents types de données et d'indicateurs de performance, ce qui empêche d'obtenir une vue d'ensemble unifiée de la performance globale de la marque.
Exigences en matière de prise de décision en temps réel Les marques de détail doivent gérer simultanément leurs budgets marketing sur plusieurs plateformes et ajuster rapidement leurs campagnes en fonction de l'analyse des données de performance en temps réel. *les outils de veille économique traditionnels n'ont pas été conçus pour gérer la vitesse et l'ampleur des données commerciales modernes, ce qui entraîne souvent : - Des informations tardives - Des opportunités d'optimisation manquées - Des stratégies réactives plutôt que proactives
Principaux défis liés à la mise en œuvre
problèmes de fragmentation des données - Données de vente réparties entre différents systèmes tels que les terminaux de point de vente et les plateformes de commerce électronique - Efforts manuels de consolidation des données entraînant des retards pour les analystes - Difficultés à prendre rapidement des décisions d'ajustement - Capacités d'analyse historique limitées sans prise en compte des tendances saisonnières
Complexité de la modélisation d'attribution L'augmentation des points d'interaction avec les clients a ajouté à la complexité de la modélisation d'attribution, rendant difficile la détermination des efforts marketing qui donnent les meilleurs résultats pour divers groupes de clients et parcours d'achat.
Transformez dès aujourd'hui vos analyses de vente au détail
Découvrez comment une gestion unifiée des données peut accélérer votre processus décisionnel.
Incohérences dans la mesure des performances Les équipes marketing ont rencontré des difficultés pour évaluer le succès des campagnes sur les différentes plateformes, se rendant souvent compte des mauvaises performances plusieurs semaines après l'allocation des ressources. Le succès sur les différents canaux était mesuré à l'aide d'indicateurs et de KPI mal alignés, ce qui rendait difficile :
- •La définition de normes de performance unifiées grâce à des services de conseil en blockchain professionnels
- •Répartir efficacement les ressources
- •Adapter les systèmes de reporting de manière rentable
Architecture de la solution
Conception de base La conception de base s'articulait autour d'un système de données basé sur le cloud capable de traiter et d'améliorer presque instantanément des informations provenant de multiples sources, en mettant l'accent sur :
- •L'évolutivité sur différents canaux
- •Adaptabilité aux extensions sans changements structurels importants
- •Ingestion de données Schema-on-read pour la gestion des formats API changeants
- •Traitement basé sur les événements pour des mises à jour en temps réel
- •Architecture microservices pour une évolutivité indépendante
Composants principaux
Couche d'ingestion des données
- •Connecteurs déclenchés par des événements pour les API REST et les points de terminaison webhook
- •Prise en charge des téléchargements de fichiers et des flux de réplication de bases de données
- •Logique de réessai et disjoncteurs intégrés
- •Acquisition fiable des données à partir des systèmes de vente au détail
Système de traitement en temps réel
- •Plateforme de streaming distribuée pour la normalisation des événements de données
- •Capacité à gérer plus de 500 000 événements par heure
- •Traitement à faible latence pour les mises à jour de métriques critiques
Stockage de lac de données
- •Stockage d'objets basé sur le cloud organisé par date
- •Catégorisé par marque et canal pour une efficacité accrue des requêtes
- •Politiques de conservation équilibrant les coûts de stockage et la conformité
Pipeline d'apprentissage automatique
- •Formation et déploiement automatisés pour la prévision de la demande
- •Optimisation des prix et segmentation de la clientèle
- •Mises à jour hebdomadaires des modèles avec apprentissage continu
- •Adaptation aux variations saisonnières
Calendrier de mise en œuvre
Phase 1 (mois 1 à 3)
- •Mise en place d'une infrastructure de base, y compris un système de lac de données avec une architecture blockchain d'entreprise
- •Mise en place d'une plateforme de streaming
- •Intégration des connexions API de base pour cinq canaux de vente au détail de premier plan
- •Mise en œuvre d'un cadre de sécurité
- •Mise en place de pipelines CI/CD pour un déploiement automatisé
Phase 2 (mois 4 à 6)
- •Configuration d'un moteur d'analyse avec un pipeline d'ingénierie des fonctionnalités
- •Élaboration de modèles d'apprentissage automatique pour la prévision de la demande
- •Lancement d'un tableau de bord bêta avec visualisation des indicateurs clés de performance
- •Intégration des dix premières marques clientes pour validation. ### Phase 3 (mois 7 à 8) - Intégration de plus de 45 connecteurs de canaux. - Introduction de techniques de modélisation d'attribution. - Déploiement d'algorithmes de prévision sophistiqués. - Mise en place d'une infrastructure à dimensionnement automatique
Résultats et impact
Améliorations des performances
Indicateurs clés de performance
| Métrique | Avant | Après | Amélioration |
|---|---|---|---|
| Vitesse de génération d'informations | Semaines | Heures | 95 % plus rapide |
| Précision des prévisions | Référence | +34 % | augmentation de 34 % |
| Couverture de la campagne | Limité | 89 % | couverture de 89 % |
| Réduction des stocks | Niveaux élevés | -18 % | diminution de 18 % |
| Pénuries de stocks | Fréquent | -22 % | réduction de 22 % |
Création de valeur commerciale
- •Valeur vie client : augmentation de 40 % grâce à un modèle d'attribution unifié
- •Retour sur investissement marketing : augmentation de 23 % grâce à une réallocation optimisée des fonds
- •Taux de conversion : amélioration de 15 % grâce à des tests A/B en temps réel
- •Valeur des commandes : augmentation de 12 % sur toutes les plateformes
- •Réduction des coûts : suppression de trois postes d'analyste à temps plein
Succès de l'adoption par les clients L'acceptation par les clients a dépassé les attentes, 85 % des utilisateurs à l'essai passant à un abonnement premium dans les 60 jours. Le Net Promoter Score a augmenté de 109 %, atteignant 67 points.
Réalisations techniques
Performances du système
- •Temps de chargement du tableau de bord : moins de 2 secondes (95e centile)
- •Intégration des clients : effectuée en moins de 3 jours
- •Détection des anomalies : 2 à 4 jours plus rapide qu'une vérification manuelle
- •Prévention des pertes de revenus grâce à des ajustements proactifs des stocks
Efficacité opérationnelle
La visibilité multicanale a permis aux équipes marketing de découvrir des combinaisons cachées qui ont généré des taux de conversion trois fois supérieurs à ceux des campagnes monocanales.
Défis et solutions liés à la mise en œuvre
Gestion de l'évolution des API Complexité de l'évolution des API sans compatibilité ascendante requise :
- •Stratégies robustes de gestion des versions de schémas
- •Approches de dégradation progressive
- •Mise en œuvre précoce des registres de schémas
- •Prévention des problèmes de qualité des données
Gestion du volume saisonnier Les données de vente au détail montrent des fluctuations importantes, avec une activité record lors du Black Friday atteignant 20 fois le volume normal. Gestion des coûts tout en maintenant les performances requises :
- •Stratégies efficaces d'auto-scaling
- •Allocation dynamique des ressources
- •Optimisation des performances pendant les périodes de pointe
Assurance qualité des données Les incohérences dans la qualité des données entre les différents canaux ont entraîné des problèmes d'analyse en aval. Les solutions comprenaient :
- •Profilage automatisé des données
- •Systèmes de notation de la qualité
- •Prévention des erreurs des modèles ML dues à des données d'entrée de mauvaise qualité
Pile technologique
Composants de l'infrastructure
- •Orchestration des conteneurs : Kubernetes
- •Gestion de l'infrastructure : Terraform
- •Surveillance : métriques Prometheus et tableaux de bord Grafana
- •Alertes : intégration PagerDuty
- •Sécurité : gestion des secrets Vault, AWS IAM avec [audits de sécurité] complets
- •Chiffrement : protection des données au repos et en transit
Une gestion efficace des attentes des clients s'est avérée cruciale, en particulier en ce qui concerne les délais de migration des données historiques de 2 à 3 semaines en raison des limites de débit de l'API.
Optimisation de l'expérience utilisateur
L'équilibre entre la complexité des fonctionnalités et la facilité d'utilisation était essentiel dans le développement du tableau de bord. Les conceptions initiales, riches en indicateurs, submergeaient les utilisateurs, mais les études menées auprès de ces derniers ont révélé que 80 % de la valeur provenait de seulement six indicateurs clés de performance (KPI) fondamentaux. Cela a conduit à : - Des vues par défaut simplifiées - Des options avancées disponibles sur demande - Une expérience utilisateur et des taux d'adoption améliorés
Considérations futures
Confidentialité et gestion des identités Pour répondre aux complexités de l'attribution des canaux, il est nécessaire de procéder à un rapprochement précis des identités des clients sur toutes les plateformes, en tenant particulièrement compte des éléments suivants :
- •Limitations des cookies et obligations en matière de confidentialité
- •Nécessité de méthodes de correspondance probabilistes plutôt que de connexions définitives
- •La conformité avec les réglementations en constante évolution en matière de protection des données Le succès de la plateforme démontre le pouvoir transformateur de l'analyse unifiée du commerce de détail, qui permet une prise de décision fondée sur les données et une création de valeur commerciale significative dans l'ensemble de l'écosystème du commerce de détail.
Résultats du projet
- génération d'informations 95 % plus rapide (de plusieurs semaines à quelques heures)
- amélioration de 34 % de la précision des prévisions
- couverture de la campagne à 89 % sur tous les points de contact
- augmentation de 40 % de la valeur vie client grâce aux solutions fintech
- taux de conversion de 85 % entre la version d'essai et la version premium
Indicateurs clés de performance
Vitesse d'analyse
Génération plus rapide d'informations pertinentes
Précision des prévisions
Amélioration des prédictions
Couverture de la campagne
Sur tous les points de contact
Valeur vie client
Augmentation de la valeur à vie


