Hemos transformado una compañía de seguros tradicional, pasando de sistemas heredados a una plataforma digital integral, lo que ha permitido optimizar las operaciones y mejorar la experiencia del cliente. El proyecto consistió en modernizar la gestión de pólizas, automatizar la tramitación de reclamaciones e implementar capacidades de evaluación de riesgos en tiempo real, al tiempo que se garantizaba el pleno cumplimiento normativo en múltiples jurisdicciones.






Descripción general del proyecto
Retos de los sistemas heredados
Los antiguos procesos de seguros se enfrentaban a retos debido a sus sistemas y a la gestión manual de las reclamaciones. Los clientes tenían un acceso limitado a la información de las pólizas y a las actualizaciones de sus reclamaciones.
El sector de los seguros ha dependido tradicionalmente de métodos basados en el papeleo y de sistemas obsoletos, junto con prácticas de suscripción que planteaban retos tanto para los clientes como para las aseguradoras. Los procesos habituales en el sector de los seguros implicaban diversos sistemas aislados que gestionaban las tareas de administración de pólizas por separado de los procesos de tramitación de reclamaciones y las labores de atención al cliente. Este enfoque fragmentado daba lugar a un servicio inconsistente para los clientes, retrasos en la resolución de las reclamaciones y una carga administrativa considerable para gestionar de manera eficiente.
Expectativas de los clientes y demandas del mercado
Los clientes del sector asegurador actual buscan servicios similares a los que ofrecen la banca y otros sectores financieros: ¡piensen en actualizaciones instantáneas de pólizas en aplicaciones móviles e interfaces fáciles de usar para realizar un seguimiento del estado de las reclamaciones en tiempo real! Sin embargo, la otra cara de la moneda es el reto al que se enfrentan las compañías de seguros de reducir costes al tiempo que mejoran su capacidad para evaluar riesgos y mantenerse al día de los cambios normativos en diversas regiones.
Retos normativos y técnicos
Navegar por el entorno tecnológico de los seguros implica cumplir con las leyes de privacidad de datos y las regulaciones de servicios financieros, al tiempo que se cumplen los estándares de la industria y se abordan los retos en el diseño de sistemas relacionados con la gestión de datos y las actividades transfronterizas.
Problemas de integración de sistemas Las principales dificultades surgieron de las deudas pendientes y las ineficiencias en los procedimientos que se acumularon a lo largo de muchos años de expansiones graduales del sistema. Los antiguos sistemas de gestión de pólizas no podían integrarse fácilmente con las plataformas, lo que daba lugar a silos de datos que impedían tener una perspectiva completa del cliente y tomar decisiones con rapidez.
Ineficiencias en la tramitación de reclamaciones La tramitación de las reclamaciones dependía en gran medida de la intervención humana y llevaba más tiempo de lo habitual en el sector debido al uso de documentos en papel y a los procesos de aprobación en varias etapas con capacidades de automatización para las liquidaciones. Los flujos de trabajo de tramitación de reclamaciones dependían en gran medida de la intervención humana, lo que provocaba que los tiempos de liquidación superaran los parámetros de referencia del sector como resultado del uso de documentación en papel y procedimientos de aprobación en varias etapas con capacidades de automatización.
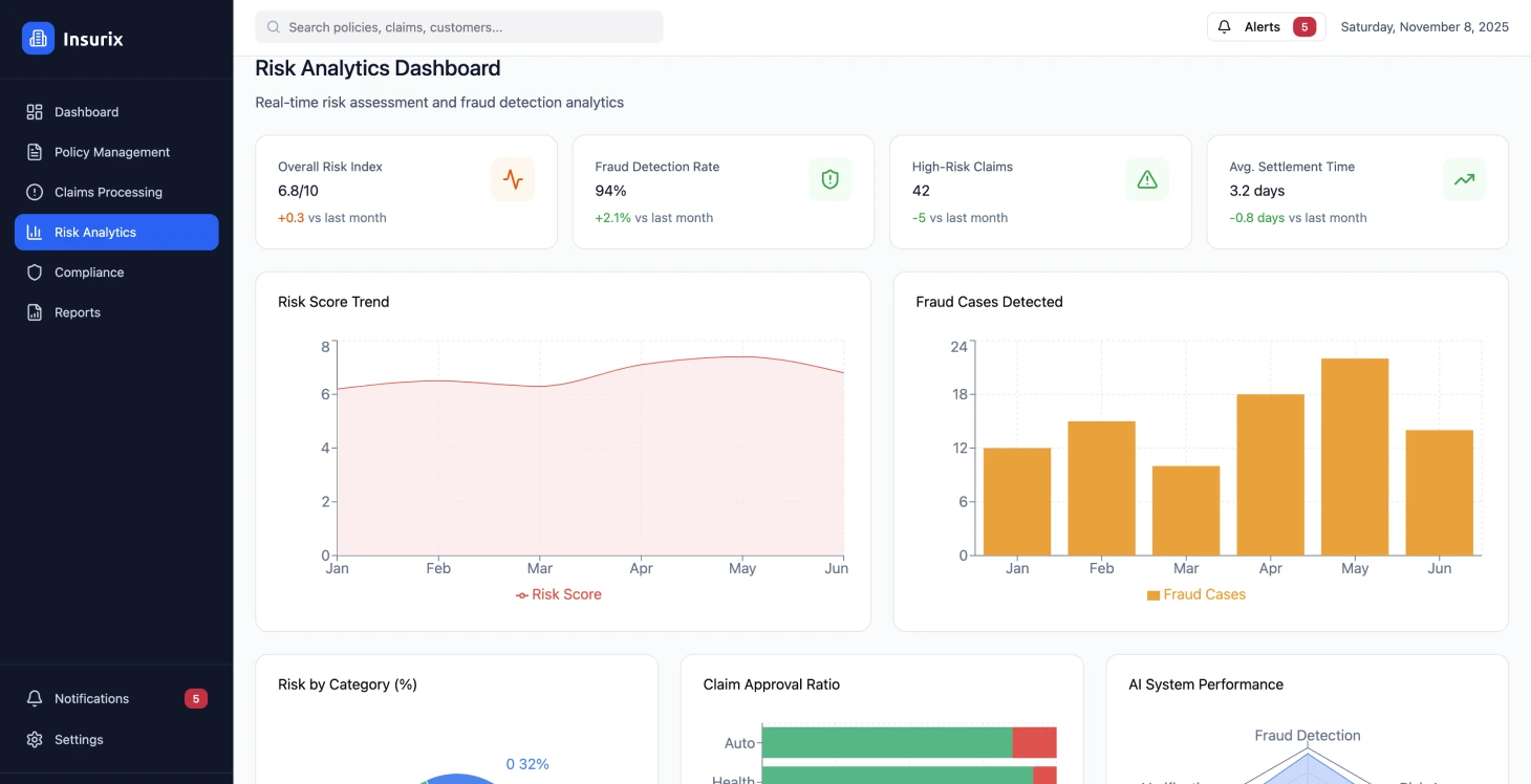
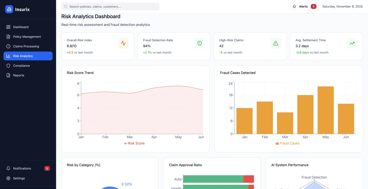
Los métodos de evaluación de riesgos se basaban en modelos que carecían de la capacidad de integrar fuentes de datos en tiempo real o técnicas de análisis avanzadas.
Limitaciones de la experiencia del cliente La experiencia del cliente se veía afectada por los puntos de contacto y la información variable entre los distintos canales, con opciones de autoservicio limitadas para los usuarios. Los asegurados carecían de visibilidad sobre el estado de sus reclamaciones y los detalles de sus pólizas, así como de acceso a los servicios prestados, lo que se traducía en un mayor número de consultas al centro de atención telefónica y en una menor satisfacción de los clientes a lo largo de todo el proceso.
Ineficiencias operativas Los problemas con la forma de hacer las cosas se manifestaban en la necesidad de introducir los datos varias veces y de depender de comprobaciones manuales en lugar de planificar con antelación las tareas de mantenimiento de las relaciones con los clientes. La ausencia de un sistema de análisis dificultaba la capacidad de mejorar las tácticas de fijación de precios y detectar eficazmente el fraude o gestionar los riesgos en todas las carteras. El cumplimiento de los requisitos implicaba una gran cantidad de trabajo manual para elaborar informes y mantener las normas de seguridad de los datos en diferentes regiones con criterios diversos que debían seguirse.
Implementación de la solución
Se diseñó una plataforma digital integrada de seguros para optimizar los procesos de gestión de pólizas y automatizar los procedimientos de reclamación, al tiempo que se proporcionaba un análisis de riesgos actualizado y conforme a la normativa mediante soluciones de cadena de bloques empresarial.
Transforme sus operaciones de seguros
Descubra cómo la transformación digital puede revolucionar sus procesos de seguros.
Resultados del rendimiento de la plataforma
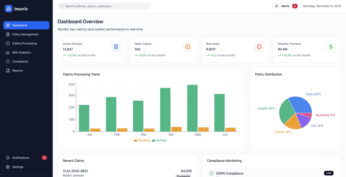
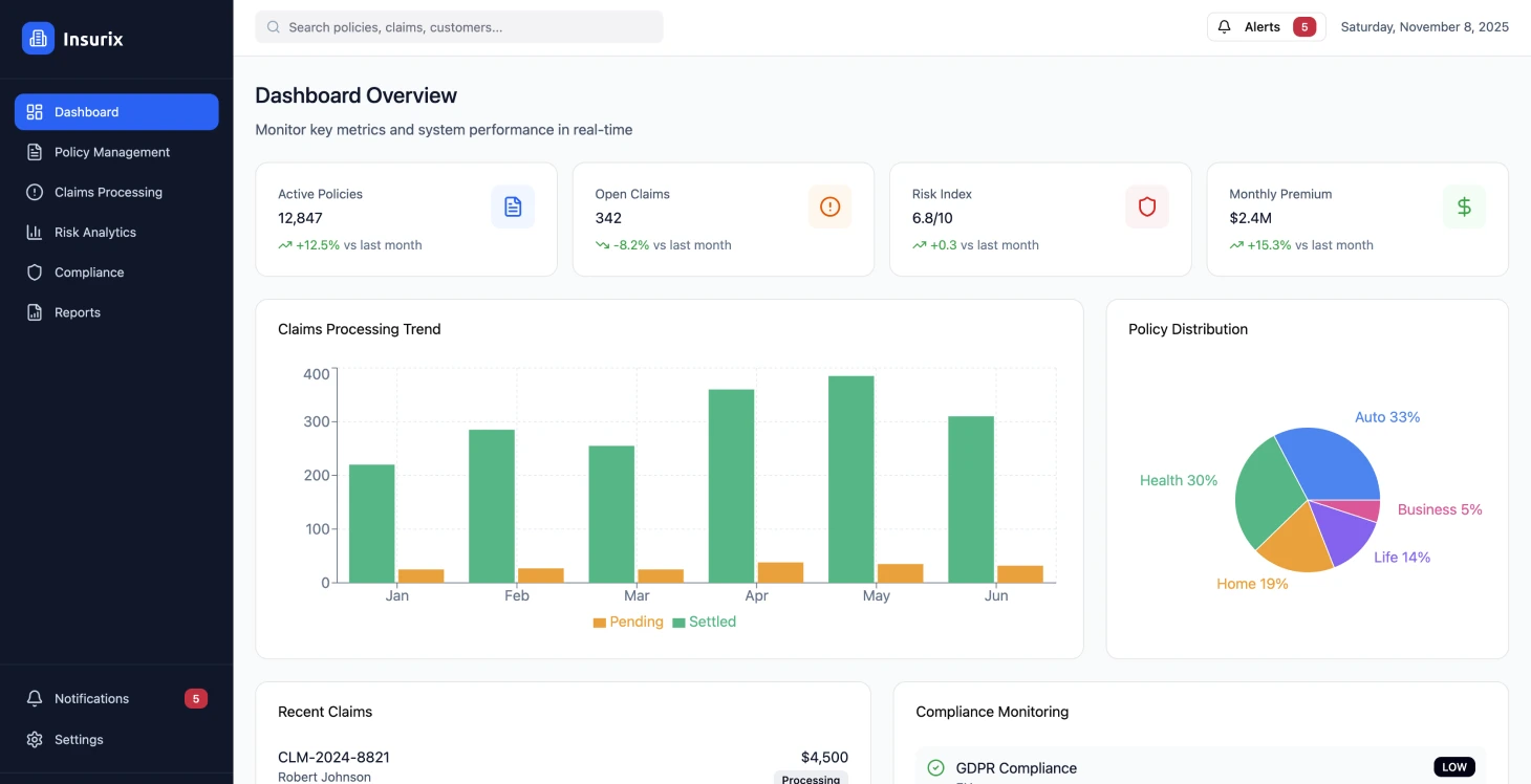
La plataforma mantuvo un tiempo de actividad del 99,97 % con tiempos de respuesta inferiores a 200 ms, al tiempo que gestionaba más de 50 000 transacciones en diversos productos de seguros. Se cumplieron los requisitos normativos en áreas que utilizan registros de auditoría automatizados y estructuras de políticas personalizables.
Mejoras en la tramitación de reclamaciones Se ha mejorado la eficiencia en la tramitación de reclamaciones mediante flujos de trabajo automatizados, lo que ha supuesto una reducción de la duración media de la liquidación de reclamaciones de 14 a 4 días. Esto ha tenido un impacto positivo en el flujo de caja y en la satisfacción de los clientes, al tiempo que ha reducido los gastos en un 42 %.
Mejora de la satisfacción de los clientes
Las funciones de autoservicio y la posibilidad de acceder a las pólizas a tiempo han aumentado significativamente los índices de satisfacción de los clientes, que han pasado de 6,2 a 8,4 sobre 10, y al mismo tiempo han reducido las consultas al centro de atención telefónica en un 35 %.
Precisión en la suscripción La integración de datos en tiempo real y los análisis avanzados han mejorado la precisión en la suscripción en un 28 %, lo que ha dado lugar a índices de siniestralidad y ha permitido estrategias de precios competitivas.
Cumplimiento normativo El uso de sistemas automatizados para la supervisión y la presentación de informes de cumplimiento ha reducido el tiempo de preparación de las auditorías en un 60 %. Este proceso garantiza el cumplimiento de las normas en diferentes ubicaciones.
Reducción de costes La reducción de costes se ha logrado mediante la consolidación de plataformas y la automatización de procesos, lo que ha dado lugar a una disminución del 45 % en los gastos gracias a la eliminación de sistemas redundantes y tareas manuales.
Arquitectura técnica
Principios de diseño de la plataforma La plataforma de seguros en línea adoptó una estructura de microservicios basada en valores para ofrecer servicios de seguros escalables y fiables que cumplieran con las normativas y estándares. Su enfoque destacaba la prioridad de las API en el diseño para facilitar la integración con los sistemas y dejar margen para el crecimiento en el futuro.
Las decisiones se centraron principalmente en:
- •El uso de patrones de comunicación basados en eventos para mantener la coherencia de los datos entre los servicios.
- •La incorporación de registros de auditoría inmutables para el cumplimiento normativo.
- •Capacidades de procesamiento en tiempo real para automatizar las reclamaciones y analizar los riesgos de manera eficiente.
- •Contenedorización y orquestación para garantizar una mejor disponibilidad y eficiencia en la gestión de recursos
Marco de seguridad y cumplimiento La necesidad de seguridad y cumplimiento de la normativa llevó al establecimiento de un marco de red de confianza cero que incluye:
- •Cifrado de extremo a extremo para la información
- •Controles de acceso detallados determinados por un sistema de permisos basado en roles
- •Normativas de soberanía de datos mediante estrategias de implementación en todas las regiones
- •Políticas de residencia de datos personalizables
Diseño de la experiencia del usuario El diseño se centró en principios y características de aplicaciones web progresivas para mejorar la accesibilidad en diversos dispositivos y situaciones de red, haciendo hincapié en la integración con los protocolos estándar del sector de los seguros, al tiempo que se permitía la personalización para las integraciones de los sistemas de los socios.
La arquitectura de seguridad de confianza cero resultó esencial para cumplir los requisitos normativos en múltiples jurisdicciones.
Estrategia de implementación
Enfoque de implementación por fases La ejecución se llevó a cabo por fases para reducir la interferencia con las operaciones y garantizar al mismo tiempo la entrega continua de valor. La primera fase se centró en establecer la estructura fundamental de la plataforma y transferir las capacidades de gestión de políticas. Los equipos de desarrollo utilizaron configuraciones con plantillas de infraestructura como código para mantener la uniformidad en los distintos entornos. Las ramas de características se implementaron automáticamente en entornos de prueba para el desarrollo y las pruebas de integración exhaustivas.
Control de calidad
Las pruebas unitarias que cubrían el 90 % del código formaban parte del proceso de pruebas automatizadas, junto con:
- •Pruebas de integración que garantizaban los contratos de servicio.
- •Pruebas de extremo a extremo que imitaban los flujos de trabajo de los usuarios.
- •Escaneo de seguridad integrado a la perfección en el proceso de compilación para identificar vulnerabilidades.
Implementación y migración
La empresa utilizó enfoques de implementación ecológicos para las actualizaciones sin tiempo de inactividad durante las migraciones de la base de datos y estableció protocolos de reversión automatizados en caso de que surgiera algún problema. Las modificaciones del esquema se diseñaron para que fueran compatibles con las versiones, con el fin de facilitar una transición fluida de los datos históricos a los nuevos sistemas. El sistema se probó bajo cargas para garantizar la escalabilidad, incorporando ingeniería de caos para evaluar la resiliencia en escenarios de fallo, junto con medidas de seguridad como pruebas de penetración y comprobaciones de cumplimiento de las normas del sector.
Estrategia de migración de datos El proceso de actualización del sistema imitó el patrón de crecimiento de una higuera estranguladora, actualizando las funciones y manteniendo intacta la precisión de los datos. El traslado de los datos de los clientes se realizó durante los periodos de mantenimiento programados, con procesos de verificación establecidos. Para mantener la coherencia de los datos durante las fases de transición, se establecieron enlaces de sincronización en tiempo real para salvar cualquier diferencia.
Los cambios en el esquema de la base de datos se diseñaron para garantizar la compatibilidad con versiones anteriores y facilitar la migración de los datos históricos.
Resultados e impacto
El cambio a una plataforma de seguros supuso mejoras en la eficiencia operativa y en los índices de satisfacción de los clientes, al tiempo que se garantizaba el cumplimiento de las normas reglamentarias. Las mejoras en el rendimiento fueron evidentes tras la implantación completa de las plataformas y se observaron nuevas mejoras en los meses siguientes. Tras implementar cambios para los clientes, como tiempos de respuesta más rápidos y mejores opciones de autoayuda, junto con un seguimiento claro de las reclamaciones, las operaciones internas también experimentaron mejoras en la eficiencia y reducciones de costes en varios departamentos.
El sistema gestionó eficazmente más de 1,1 millones de transacciones de pólizas durante su año de funcionamiento, al tiempo que cumplía con las estrictas regulaciones de varias regiones. La gestión automatizada de reclamaciones se ocupó del 78 % de las reclamaciones sin necesidad de intervención, lo que supuso una notable reducción de los costes operativos y una mejora de la satisfacción de los clientes.
Ventajas de la optimización de costes Las ventajas de la optimización de costes van más allá del simple ahorro de dinero en operaciones para cubrir los gastos de infraestructura, gracias al diseño nativo en la nube y a las mejores capacidades de utilización de los recursos. La capacidad de ampliación de la plataforma permite gestionar los picos de carga durante las temporadas sin necesidad de invertir en infraestructura.
Lecciones clave aprendidas
Retos de la migración de datos La migración de datos heredados planteó más retos de lo esperado debido a las variaciones en los formatos de datos y a la falta de registros, lo que requirió más tiempo para realizar una evaluación exhaustiva de la calidad de los datos y una limpieza en proyectos futuros.
Integración del cumplimiento normativo La colaboración temprana con los equipos y los asesores legales contribuyó a incorporar las normas de cumplimiento en la estructura de las plataformas desde el principio, en lugar de añadirlas en el último momento, lo que garantizó una integración perfecta de los requisitos normativos. La supervisión automatizada del cumplimiento ayudó a evitar cualquier descuido que pudiera haberse producido con las comprobaciones.
Importancia de la gestión del cambio Para garantizar la aceptación de los usuarios, era fundamental implementar iniciativas de formación e introducir las funciones de forma gradual para abordar eficazmente cualquier resistencia a los procesos actualizados. Contar con el apoyo de los ejecutivos y comunicar claramente las ventajas contribuyó a lograr la adopción.
Pruebas de rendimiento a escala Los patrones de carga en la producción no fueron los que esperábamos según nuestras hipótesis de prueba durante las temporadas altas y las situaciones de crisis. Se hizo esencial supervisar el rendimiento e implementar estrategias de escalado automatizadas para garantizar el mantenimiento de los niveles de servicio.
Enfoque de seguridad primero Comenzar con la seguridad como base ha demostrado ser más eficiente y rentable en comparación con añadir medidas de seguridad en el proceso de desarrollo. La incorporación de auditorías de seguridad y análisis automatizados de vulnerabilidades ha sido eficaz para detener los problemas antes de que afecten a los entornos de producción.
Estrategia de diseño de API La creación de API pensando en la evolución y dando prioridad a la compatibilidad ha demostrado facilitar la integración perfecta con los sistemas actuales y minimizar los cambios disruptivos a medida que la plataforma evoluciona con el tiempo. La planificación adecuada de las estrategias de gestión de versiones es crucial y reporta beneficios cuando las actualizaciones se implementan de forma fluida y eficiente.
Gestión del cumplimiento normativo Mantenerse al día en materia de cumplimiento es fundamental, ya que las normas pueden cambiar rápidamente en respuesta a los cambios del mercado o a las nuevas regulaciones. Es vital contar con estructuras de cumplimiento y mantenerse al día con los expertos para evitar cualquier laguna en el cumplimiento normativo.
Los patrones de carga de producción suelen diferir significativamente de las hipótesis de prueba, especialmente durante las temporadas altas y las situaciones de crisis.
Detalles técnicos de implementación
Orquestación de contenedores La orquestación de contenedores implica el uso de Kubernetes para implementar y gestionar servicios de forma eficaz.
Arquitectura basada en eventos En el ámbito de los microservicios, el uso de un marco basado en eventos junto con colas de mensajes es fundamental para las operaciones.
Plataforma CI/CD Las pruebas automatizadas y los procesos de implementación son características de la plataforma CI/CD.
Resultados del proyecto
- 99.se ha alcanzado un tiempo de actividad de la plataforma del 97 %
- El tiempo de tramitación de las reclamaciones se ha reducido de 14 a 4 días
- La satisfacción del cliente mejoró de 6,2 a 8,4/10
- reducción del 45 % en los gastos operativos
- el 78 % de las reclamaciones se procesan automáticamente
Métricas clave de rendimiento
Tiempo de actividad de la plataforma
Disponibilidad del sistema
Tramitación de reclamaciones
Tiempo medio de liquidación
Reducción de costes
Gastos operativos
Satisfacción del cliente
Mejora de la calificación


