



Descripción general del proyecto
Las empresas minoristas se enfrentaban a importantes retos debido a la dispersión de los datos entre múltiples fuentes, como plataformas online, tiendas físicas y canales de socios. Esta fragmentación dificultaba el análisis exhaustivo del rendimiento global de la marca y la toma de decisiones estratégicas de forma eficaz.
La solución: plataforma de análisis avanzado
Se creó una plataforma de software diseñada para el análisis con el objetivo de automatizar la recopilación de datos de más de 50 fuentes minoristas en tiempo real. La plataforma ofrecía funciones de previsión basadas en capacidades de aprendizaje automático (ML).
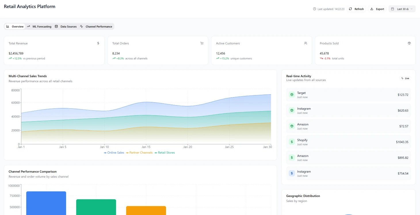
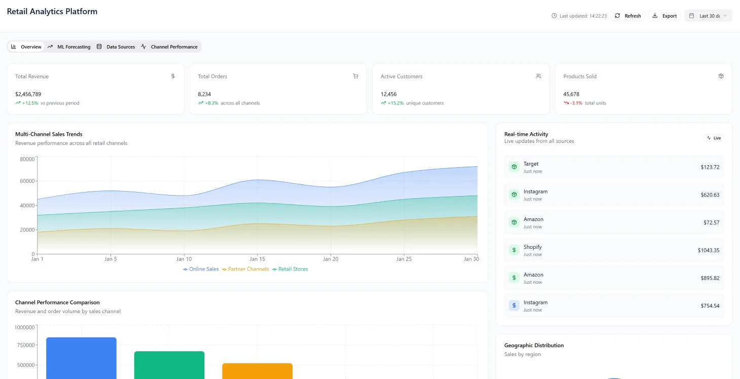
La implementación aceleró significativamente la generación de información, que pasó de semanas a horas, y mejoró la precisión de las previsiones en un 34 %. Además, permitió una evaluación exhaustiva del rendimiento de la campaña con una cobertura del 89 % en todos los puntos de contacto.
Retos de la transformación industrial
Complejidad multicanal El sector minorista se ha transformado en una red compleja en la que las empresas deben gestionar operaciones en:
- Tiendas físicas
- Sitios web de comercio electrónico
- Canales de comercio social
- Mercados emergentes Estos diversos canales producen diferentes tipos de datos y métricas de rendimiento, lo que crea barreras para obtener una visión unificada del rendimiento general de la marca.
La toma de decisiones en tiempo real exige que las marcas minoristas gestionen los presupuestos de marketing en múltiples plataformas simultáneamente y realicen ajustes rápidos en las campañas basándose en el análisis de los datos de rendimiento en tiempo real. Las herramientas de inteligencia empresarial convencionales no se diseñaron para gestionar la velocidad y la escala de los datos minoristas modernos, lo que a menudo da lugar a:
- Información retrasada
- Oportunidades de optimización perdidas
- Estrategias reactivas en lugar de proactivas
Retos fundamentales de la implementación
Problemas de fragmentación de datos
- Datos de ventas repartidos entre distintos sistemas, como terminales de punto de venta y plataformas de comercio electrónico.
- Esfuerzos manuales de consolidación de datos que provocan retrasos en los análisis.
- Dificultades para tomar decisiones rápidas y realizar ajustes.
- Capacidades limitadas de análisis histórico sin tener en cuenta las tendencias estacionales
Complejidad de los modelos de atribución El aumento de los puntos de interacción con los clientes ha añadido complejidad a los modelos de atribución, lo que dificulta determinar qué esfuerzos de marketing producen los mejores resultados para los distintos grupos de clientes y rutas de compra.
Transforme hoy mismo sus análisis minoristas
Descubra cómo la gestión unificada de datos puede acelerar su proceso de toma de decisiones.
Inconsistencias en la medición del rendimiento Los equipos de marketing se enfrentaban a retos a la hora de evaluar el éxito de las campañas en las distintas plataformas, y a menudo se daban cuenta del mal rendimiento semanas después de la asignación de recursos. El éxito en los distintos canales se medía utilizando métricas y KPI desalineados, lo que dificultaba:
- Establecer estándares de rendimiento unificados a través de consultoría profesional sobre blockchain
- Distribuir los recursos de manera eficaz.
- Ampliar los sistemas de generación de informes de manera rentable
Arquitectura de la solución
Diseño de la base El diseño de la base giraba en torno a un sistema de datos basado en la nube que podía procesar y mejorar la información de múltiples orígenes casi al instante, centrándose en:
- Escalabilidad en diferentes canales
- Adaptabilidad a expansiones sin cambios estructurales significativos
- Ingestión de datos con esquema de lectura para gestionar formatos API cambiantes
- Procesamiento basado en eventos para actualizaciones en tiempo real
- Arquitectura de microservicios para un escalado independiente
Componentes principales
Capa de ingestión de datos
- Conectores activados por eventos para API REST y puntos finales webhook
- Compatibilidad con cargas de archivos y flujos de replicación de bases de datos
- Lógica de reintento y disyuntores integrados
- Adquisición fiable de datos de sistemas minoristas
Sistema de procesamiento en tiempo real
- Plataforma de streaming distribuida para normalizar eventos de datos
- Capacidad para gestionar más de 500 000 eventos por hora
- Procesamiento de baja latencia para actualizaciones de métricas críticas
Almacenamiento de lago de datos
- Almacenamiento de objetos basado en la nube organizado por fecha
- Clasificado por marca y canal para una mayor eficiencia en las consultas
- Políticas de retención que equilibran los costes de almacenamiento y el cumplimiento normativo
Canalización de aprendizaje automático
- Formación y despliegue automatizados para la previsión de la demanda
- Optimización de precios y segmentación de clientes
- Actualizaciones semanales del modelo con aprendizaje continuo
- Adaptación a las variaciones estacionales
Calendario de implementación
Fase 1 (meses 1-3)
- Creación de la infraestructura base, incluido el sistema de lago de datos con arquitectura blockchain empresarial.
- Establecimiento de la plataforma de streaming.
- Integración de conexiones API básicas para cinco canales minoristas líderes
- Implementación de un marco de seguridad.
- Establecimiento de canalizaciones CI/CD para la implementación automatizada.
Fase 2 (meses 4-6)
- Configuración del motor de análisis con canalización de ingeniería de funciones.
- Creación de modelos de aprendizaje automático para la predicción de la demanda.
- Lanzamiento del panel de control beta con visualizaciones de KPI
- Incorporación de las diez primeras marcas de clientes para su validación
Fase 3 (meses 7-8)
- Incorporación de más de 45 conectores de canales
- Introducción de técnicas de modelado de atribución
- Implementación de sofisticados algoritmos de previsión
- Configuración de una infraestructura de autoescalado
Resultados e impacto
Mejoras en el rendimiento
Métricas clave de rendimiento
| Métrico | Antes | Después | Mejora |
|---|---|---|---|
| Velocidad de generación de información | Semanas | Horario | 95 % más rápido |
| Precisión de las previsiones | Línea de base | +34 % | aumento del 34 % |
| Cobertura de la campaña | Limitado | 89 % | cobertura del 89 % |
| Reducción de existencias | Niveles altos | -18 % | disminución del 18 % |
| Escasez de existencias | Frecuente | -22 % | reducción del 22 % |
Creación de valor empresarial
- Valor del ciclo de vida del cliente: aumento del 40 % gracias a un modelo de atribución unificado.
- ROI de marketing: aumento del 23 % gracias a una reasignación optimizada de los fondos.
- Tasas de conversión: mejora del 15 % gracias a pruebas A/B en tiempo real
- Valor de los pedidos: aumento del 12 % en todas las plataformas.
- Reducción de costes: eliminación de tres puestos de analista a tiempo completo
Éxito en la adopción por parte de los clientes La aceptación por parte de los clientes superó las expectativas, ya que el 85 % de los usuarios de la versión de prueba se pasaron a la suscripción premium en un plazo de 60 días. El Net Promoter Score aumentó un 109 %, alcanzando los 67 puntos.
Logros técnicos
Rendimiento del sistema
- Tiempo de carga del panel de control: menos de 2 segundos (percentil 95)
- Incorporación de clientes: completada en 3 días.
- Detección de anomalías: entre 2 y 4 días más rápido que la revisión manual.
- Prevención de pérdidas de ingresos mediante ajustes proactivos del inventario.
Eficiencia operativa
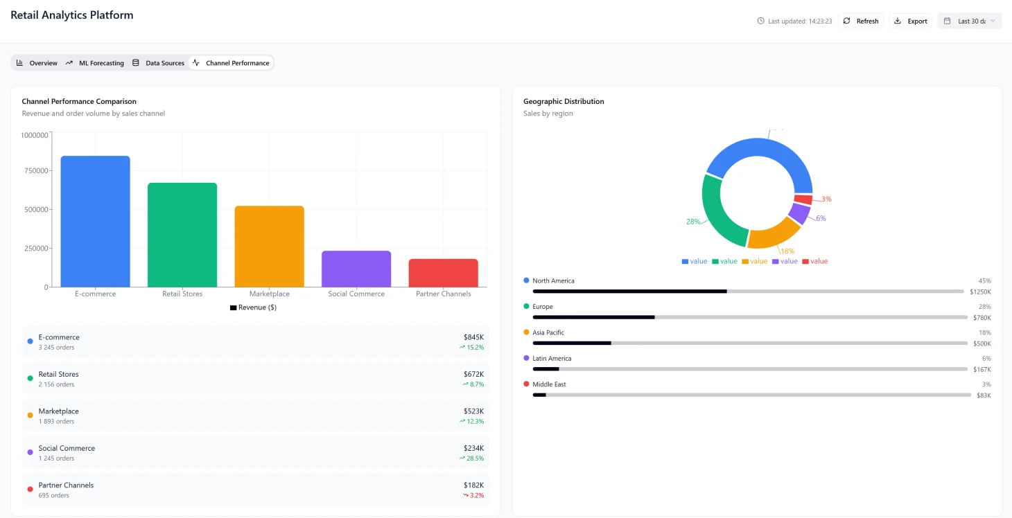
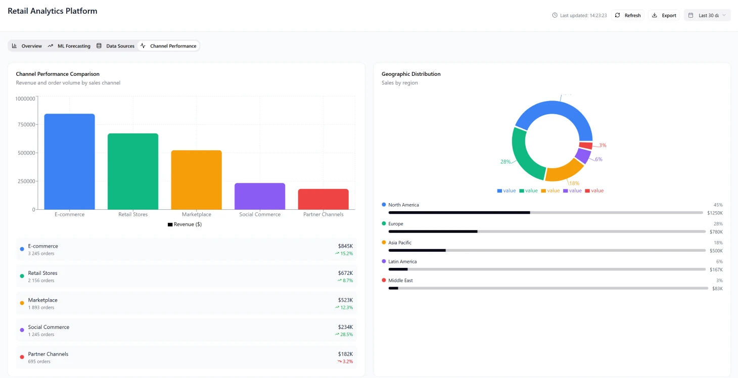
La visibilidad multicanal ayudó a los equipos de marketing a descubrir combinaciones ocultas que dieron lugar a tasas de conversión tres veces superiores a las de las campañas monocanal.
Retos y soluciones de implementación
Gestión de la evolución de las API La complejidad de evolucionar las API sin compatibilidad con versiones anteriores requiere:
- Estrategias sólidas de versionado de esquemas.
- Enfoques de degradación elegante
- Implementación temprana de registros de esquemas
- Prevención de problemas de calidad de los datos
Gestión del volumen estacional Los datos minoristas muestran fluctuaciones significativas, con un pico de actividad en el Black Friday de 20 veces el volumen normal. Se requiere gestionar los costes y mantener el rendimiento:
- Estrategias eficientes de autoescalado
- Asignación dinámica de recursos
- Optimización del rendimiento durante las horas punta
Garantía de calidad de los datos Las inconsistencias en la calidad de los datos entre los canales provocaban problemas de análisis en las fases posteriores. Las soluciones incluían:
- Perfilado automatizado de datos
- Sistemas de puntuación de la calidad
- Prevención de errores en los modelos de aprendizaje automático debidos a datos de entrada deficientes
Pila tecnológica
Componentes de infraestructura
- Orquestación de contenedores: Kubernetes
- Gestión de infraestructura: Terraform
- Supervisión: métricas de Prometheus y paneles de Grafana
- Alertas: integración con PagerDuty
- Seguridad: gestión de secretos de Vault, AWS IAM con auditorías de seguridad exhaustivas
- Cifrado: protección de datos en reposo y en tránsito
La gestión eficaz de las expectativas de los clientes resultó crucial, especialmente en lo que respecta a los plazos de migración de datos históricos de 2-3 semanas debido a los límites de velocidad de la API.
Optimización de la experiencia del usuario
El equilibrio entre la complejidad de las funciones y la facilidad de uso fue fundamental en el desarrollo del panel de control. Los diseños iniciales, repletos de métricas, abrumaban a los usuarios, pero los estudios realizados revelaron que el 80 % del valor procedía de solo seis KPI básicos. Esto dio lugar a:
- Vistas predeterminadas optimizadas.
- Opciones avanzadas disponibles bajo petición.
- Mejora de la experiencia del usuario y de las tasas de adopción
Consideraciones futuras
Gestión de la privacidad y la identidad Abordar las complejidades de la atribución de canales requiere una conciliación precisa de la identidad de los clientes en todas las plataformas, especialmente teniendo en cuenta:
- Las limitaciones de las cookies y las normas de privacidad.
- La necesidad de métodos de coincidencia probabilísticos sobre conexiones definitivas
- El cumplimiento de las normativas de protección de datos en constante evolución. El éxito de la plataforma demuestra el poder transformador del análisis minorista unificado, que permite la toma de decisiones basada en datos y la creación de un importante valor empresarial en todo el ecosistema minorista.
Resultados del proyecto
- generación de información un 95 % más rápida (de semanas a horas)
- mejora del 34 % en la precisión de las previsiones
- 89 % de cobertura de la campaña en todos los puntos de contacto
- aumento del 40 % en el valor del ciclo de vida del cliente gracias a las [soluciones fintech](/fintech-solutions)
- tasa de conversión de prueba a premium del 85 %
Métricas clave de rendimiento
Velocidad de Insight
Generación de información más rápida
Precisión de las previsiones
Mejora en las predicciones
Cobertura de la campaña
En todos los puntos de contacto
LTV del cliente
Aumento del valor de por vida


