





Обзор проекта
Мы помогли традиционной страховой компании перейти с устаревших систем на крутую цифровую платформу, упростив работу и сделав обслуживание клиентов лучше. Проект включал в себя обновление управления полисами, автоматизацию обработки заявок и внедрение функций оценки рисков в реальном времени, при этом мы обеспечили полное соответствие требованиям законодательства в разных странах.
Проблемы устаревших систем
Старые страховые процессы сталкивались с проблемами из-за своих систем и ручной обработки заявлений о выплате страхового возмещения. Клиенты имели ограниченный доступ к информации о полисах и обновлениях по своим заявлениям.
Страховой сектор всегда полагался на бумажную волокиту и старые системы, а также на методы андеррайтинга, которые были сложными как для клиентов, так и для страховщиков. Обычно в страховании были разные системы, которые занимались управлением полисами отдельно от обработки претензий и обслуживания клиентов. Этот разрозненный подход приводил к нестабильному обслуживанию клиентов, задержкам в решении претензий и большим административным затратам на эффективное управление.
Ожидания клиентов и требования рынка
Сейчас клиенты в страховой индустрии ищут услуги, как в банковском и других финансовых секторах — например, мгновенные обновления полисов в мобильных приложениях и удобные интерфейсы для отслеживания статуса заявлений в реальном времени! Но с другой стороны, страховые компании сталкиваются с проблемой сокращения расходов, одновременно улучшая свои навыки в оценке рисков и следя за изменениями в законодательстве в разных регионах.
Проблемы с правилами и техникой
Работа в сфере страховых технологий требует соблюдения законов о конфиденциальности данных и правил финансовых услуг, а также соответствия отраслевым стандартам и решения проблем в проектировании систем, связанных с управлением данными и трансграничной деятельностью.
Проблемы с интеграцией системы
Основные проблемы были из-за долгов и неэффективных процедур, которые накапливались на протяжении многих лет постепенного расширения системы. Старые системы управления политиками не могли нормально работать с платформами, что приводило к разрозненности данных, мешавшей получить полную картину о клиентах и быстро принимать решения.
Неэффективность обработки заявлений
Обработка претензий сильно зависела от участия и занимала больше времени, чем принято в отрасли, из-за использования бумажных документов и многоэтапных процессов утверждения с возможностями автоматизации для урегулирования. Рабочие процессы обработки претензий сильно зависели от вмешательства, что приводило к превышению сроков урегулирования над отраслевыми стандартами в результате использования бумажной документации и многоэтапных процедур утверждения с возможностями автоматизации.
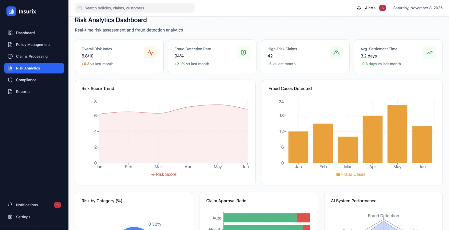
Методы оценки рисков основывались на моделях, которые не могли объединять источники данных в реальном времени или продвинутые методы аналитики.
Ограничения в отношении клиентского опыта
На впечатления клиентов влияли точки взаимодействия и разная информация по каналам, а у пользователей было мало возможностей для самообслуживания. Страхователи не могли отслеживать статус своих заявлений и детали полисов, а также не имели доступа к предоставленным услугам, что привело к увеличению количества обращений в колл-центр и снижению уровня удовлетворенности клиентов на протяжении всего процесса.
Операционная неэффективность
Проблемы с тем, как делаются вещи, проявились в том, что в последнее время приходилось вводить данные несколько раз и полагаться на ручную проверку вместо того, чтобы заранее планировать задачи по поддержанию отношений с клиентами. Отсутствие системы аналитики мешало улучшать ценовую политику, эффективно выявлять мошенничество и управлять рисками по всем портфелям.
Чтобы выполнить требования, пришлось немало потрудиться вручную, чтобы подготовить отчеты и соблюсти стандарты безопасности данных в разных регионах с разными критериями.
Решение
Была разработана интегрированная цифровая страховая платформа, чтобы упростить управление полисами и автоматизировать процедуры урегулирования убытков, а также обеспечить актуальный анализ рисков в соответствии с правилами через корпоративные блокчейн решения.
Измените свою страховую деятельность
Узнайте, как цифровая трансформация может изменить ваши страховые процессы.
Результаты производительности платформы
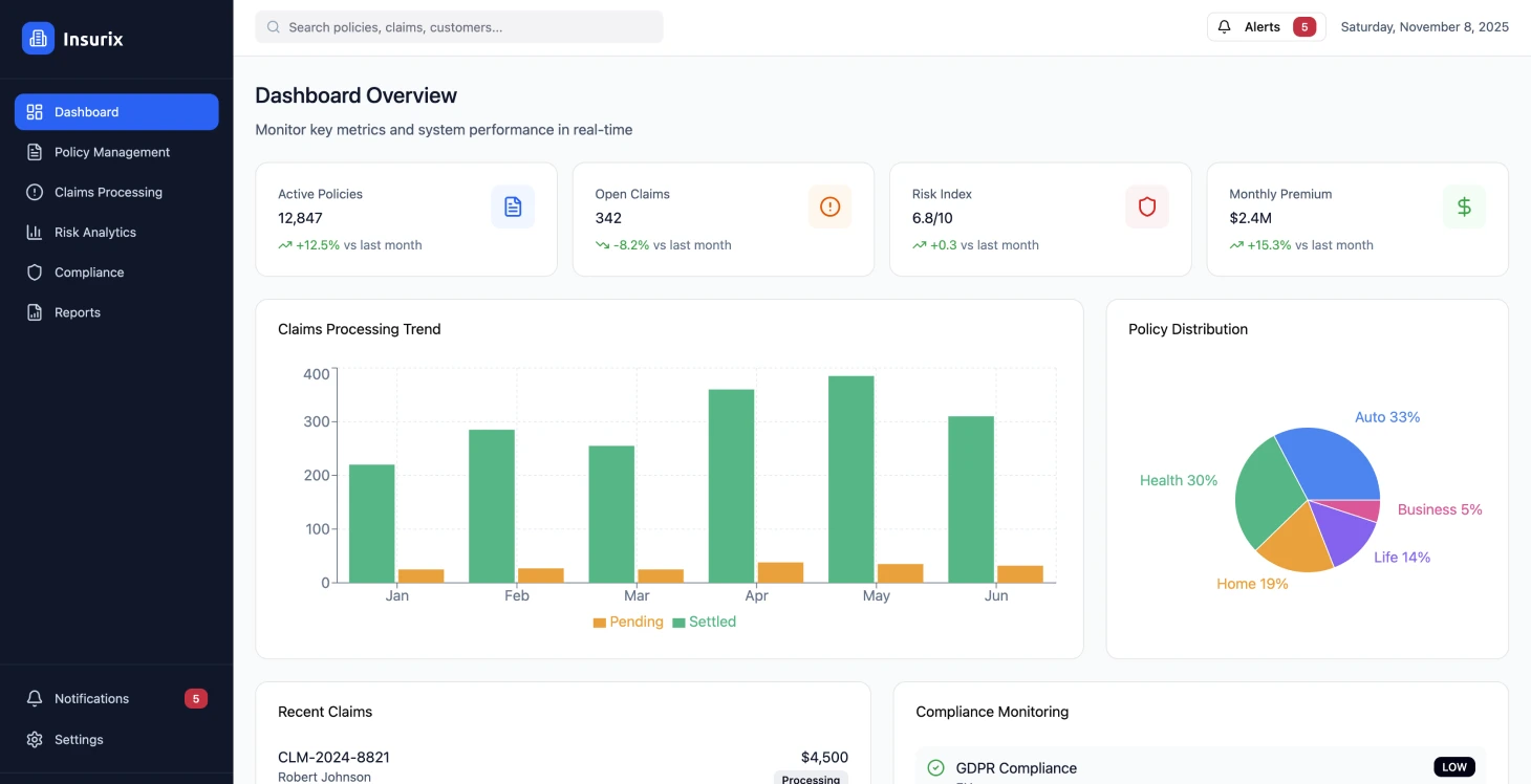
Платформа работала 99,97% времени с ответом меньше 200 мс, обрабатывая более 50 000 транзакций по разным страховым продуктам. Все нормативные требования были выполнены благодаря автоматизированным журналам аудита и настраиваемым структурам политик.
Улучшения в обработке заявлений
Эффективность обработки претензий была повышена за счет автоматизации рабочих процессов, что привело к сокращению средней продолжительности урегулирования претензий с 14 до 4 дней. Это положительно повлияло на денежный поток и удовлетворенность клиентов, а также сократило расходы на 42%.
Повышение удовлетворенности клиентов
Функции самообслуживания и возможность своевременно получать доступ к полисам значительно повысили уровень удовлетворенности клиентов, который поднялся с 6,2 до 8,4 баллов из 10, и одновременно сократили количество обращений в колл-центр на 35%.
Точность андеррайтинга
Интеграция данных в реальном времени и продвинутая аналитика повысили точность андеррайтинга на 28%, что привело к снижению коэффициента убыточности и позволило применять конкурентоспособные ценовые стратегии.
Соблюдение нормативных требований
Использование автоматических систем для контроля и отчетности сократило время на подготовку к аудиту на 60%. Этот процесс гарантирует соблюдение стандартов в разных местах.
Сокращение затрат
Сокращение затрат было достигнуто за счет консолидации платформ и автоматизации процессов, что привело к снижению расходов на 45 % за счет устранения избыточных систем и ручных задач.
Техническая архитектура
Принципы дизайна платформы
Онлайн-платформа страхования взяла на вооружение микросервисную структуру, основанную на ценностях, чтобы предлагать масштабируемые и надежные страховые услуги, соответствующие нормам и стандартам. Ее подход подчеркнул приоритетность API в дизайне, чтобы облегчить интеграцию с системами и оставить место для роста в будущем.
Основное внимание при выборе было уделено следующим аспектам:
- Используйте модели коммуникации, основанные на событиях, чтобы поддерживать согласованность данных между сервисами
- Внедрение неизменяемых журналов аудита для соблюдения нормативных требований
- Возможности обработки в реальном времени для автоматизации претензий и эффективного анализа рисков
- Контейнеризация и оркестрация для лучшей доступности и эффективности управления ресурсами
Система безопасности и соответствия требованиям
Потребность в безопасности и соблюдении правил привела к созданию сети с нулевым доверием, которая включает:
- Полное шифрование информации
- Подробные настройки доступа, которые зависят от системы прав, основанной на ролях
- Правила по суверенитету данных, используя стратегии развертывания по разным регионам
- Настраиваемые правила хранения данных
Дизайн пользовательского опыта
Дизайн был сделан с акцентом на принципы и прогрессивные функции веб-приложений, чтобы улучшить доступность на разных устройствах и в разных сетевых условиях, с упором на интеграцию со стандартными протоколами страховой индустрии, но с возможностью настройки для интеграции с системами партне
Архитектура безопасности «нулевого доверия» оказалась очень важной для соответствия нормативным требованиям в разных странах.
Стратегия реализации
Поэтапный подход к внедрению
Все делалось по этапам, чтобы не мешать работе и при этом продолжать приносить пользу. На первом этапе мы сосредоточились на создании основной структуры платформы и переносе функций управления политиками.
Команды разработчиков использовали настройки с шаблонами инфраструктуры в виде кода, чтобы все было одинаково в разных средах. Функциональные ветки автоматически развертывались в тестовых средах для разработки и тщательного тестирования интеграции.
Контроль качества
Юнит-тесты, охватывающие 90% кода, были частью автоматизированного процесса тестирования наряду с:
- Интеграционные тесты, которые проверяют сервисные контракты
- Проведите тесты от начала до конца, которые имитируют рабочие процессы пользователей
- Безопасность сканирования легко встроена в процесс сборки, чтобы найти уязвимости
Развертывание и миграция
Компания использовала экологичные методы развертывания для обновлений без простоев во время миграции баз данных и настроила автоматические протоколы отката на случай возникновения каких-либо проблем. Изменения в схеме были разработаны с учетом совместимости с версиями, чтобы облегчить плавный переход исторических данных в новые системы.
Система была протестирована под нагрузкой, чтобы убедиться в ее масштабируемости, с использованием хаос-инженерии для оценки устойчивости в случае сбоев, а также с помощью мер безопасности, таких как тестирование на проникновение и аудиты безопасности, и проверка соответствия отраслевым стандартам.
Стратегия переноса данных
Процесс обновления системы был похож на рост фигового дерева-душителя: мы обновляли функции, не меняя точность данных. Перенос данных клиентов происходил во время планового обслуживания с проверками. Чтобы данные оставались согласованными во время перехода, мы использовали синхронизацию в реальном времени, чтобы не было пробелов.
Изменения в схеме базы данных были сделаны так, чтобы все было совместимо с предыдущими версиями, чтобы перенос старых данных прошел гладко.
Результаты и влияние
Переход на страховую платформу улучшил эффективность работы и показатели удовлетворенности клиентов, при этом были соблюдены все нормативные требования. Улучшения стали заметны сразу после полного запуска платформы, а в последующие месяцы были видны еще большие улучшения.
После внедрения изменений для клиентов, таких как более быстрое время отклика и улучшенные возможности самообслуживания, а также четкое отслеживание претензий, внутренние операции также стали более эффективными, а расходы в разных отделах снизились.
Система эффективно обработала более 1,1 миллиона страховых полисов за год работы, соблюдая строгие правила в разных регионах. Автоматизированная обработка претензий позволила обработать 78% претензий без вмешательства человека, что привело к значительному снижению операционных затрат и повышению удовлетворенности клиентов.
Преимущества оптимизации затрат
Преимущества оптимизации затрат не только в экономии денег на операциях, но и в покрытии расходов на инфраструктуру благодаря облачному дизайну и лучшим возможностям использования ресурсов. Возможность масштабирования платформы позволяет справляться с пиковыми нагрузками в определенные сезоны без вложений в инфраструктуру.
Основные выводы
Проблемы при переносе данных
Перенос старых данных оказался сложнее, чем думали, из-за разных форматов данных и отсутствующих записей, из-за чего в будущих проектах придется уделять больше времени тщательной оценке качества данных и их очистке.
Интеграция с требованиями
С самого начала мы работали с командами и юристами, чтобы встроить стандарты соответствия в структуру платформы, а не добавлять их в последний момент, что помогло обеспечить плавную интеграцию нормативных требований. Автоматический мониторинг соответствия помог избежать ошибок, которые могли бы возникнуть при проверках.
Важность управления изменениями
Чтобы пользователи приняли изменения, было важно организовать обучение и постепенно вводить новые функции, чтобы эффективно справиться с сопротивлением обновленным процессам. Поддержка руководства и четкое объяснение преимуществ сыграли важную роль в принятии изменений.
Тестирование производительности в масштабе
Нагрузка в производственной среде оказалась не такой, как мы ожидали, исходя из наших тестовых предположений в пиковые сезоны и кризисные ситуации. Стало важно следить за производительностью и внедрять автоматические стратегии масштабирования, чтобы поддерживать уровень обслуживания.
Подход «Безопасность прежде всего»
Начинать с безопасности как основы оказалось более эффективным и экономичным, чем добавлять меры безопасности в процессе разработки. Внедрение оценок безопасности и автоматического сканирования уязвимостей помогло предотвратить проблемы до того, как они повлияли на производственные среды.
Стратегия дизайна API
Создание API с учетом будущего развития и приоритетом совместимости помогает легко интегрироваться с текущими системами и минимизировать серьезные изменения по мере развития платформы. Правильное планирование стратегий управления версиями очень важно и приносит пользу, когда обновления внедряются легко и эффективно.
Управление соблюдением нормативных требований
Очень важно следить за соблюдением правил, потому что они могут быстро меняться в зависимости от рынка или новых законов. Нужно иметь структуры для обеспечения соответствия и быть в курсе новостей от экспертов, чтобы не было пробелов в соблюдении правил.
Нагрузка в производственной среде часто сильно отличается от того, что предполагалось при тестировании, особенно в пиковые сезоны и в кризисных ситуациях.
Детали технической реализации
Контейнерная оркестрация
Контейнерная оркестрация — это когда используют Kubernetes, чтобы эффективно развертывать и управлять сервисами.
Архитектура, управляемая событиями
В мире микросервисов использование событийно-ориентированной архитектуры вместе с очередями сообщений очень важно для работы.
Платформа CI/CD
Автоматическое тестирование и конвейеры развертывания — это фишки платформы CI/CD.
Результаты проекта
- 99.достигнуто 97% времени безотказной работы платформы
- Время обработки заявок сократилось с 14 до 4 дней
- Удовлетворенность клиентов выросла с 6,2 до 8,4/10
- сокращение операционных расходов на 45%
- 78 % заявок обрабатываются автоматически
Ключевые показатели эффективности
Время работы платформы
Доступность системы
Обработка претензий
Среднее время расчета
Сокращение затрат
Операционные расходы
Удовлетворенность клиентов
Улучшение рейтинга


