



Обзор проекта
Розничные компании столкнулись с серьезными проблемами из-за того, что данные были разбросаны по разным источникам, таким как онлайн-платформы, физические магазины и каналы партнеров. Эта фрагментация затрудняла комплексный анализ общей эффективности бренда и принятие эффективных стратегических решений.
Решение: платформа для продвинутой аналитики
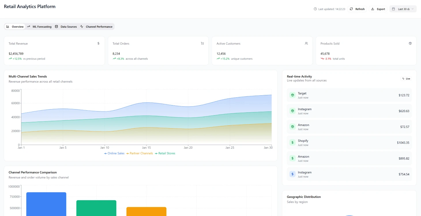
Была создана программная платформа для аналитики, чтобы автоматизировать сбор данных из более чем 50 розничных источников в реальном времени. Платформа предлагала функции прогнозирования на основе возможностей машинного обучения (ML).
Это решение значительно ускорило процесс получения аналитической информации с нескольких недель до нескольких часов и повысило точность прогнозов на 34%. Кроме того, оно позволило проводить комплексную оценку эффективности кампаний с охватом 89% всех точек взаимодействия.
Проблемы трансформации отрасли
Многоканальная сложность
Розничная торговля превратилась в сложную сеть, где компаниям нужно управлять операциями в следующих областях:
- Физические магазины
- Сайты электронной коммерции
- Социальные сети для коммерции
- Развивающиеся рынки
Эти разные каналы дают разные типы данных и показателей эффективности, что мешает получить единое представление об общей эффективности бренда.
Требования к принятию решений в реальном времени
Розничные бренды должны одновременно управлять маркетинговыми бюджетами на нескольких платформах и быстро корректировать кампании на основе анализа данных о результативности в реальном времени. Обычные инструменты бизнес-аналитики не были разработаны для обработки современных данных о розничной торговле с их скоростью и объемом, что часто приводит к следующим результатам:
- Задержка в получении информации
- Упущенные возможности для оптимизации
- Реактивные, а не проактивные стратегии
Основные проблемы реализации
Проблемы с фрагментацией данных
- Данные о продажах распределены по разным системам, таким как POS-терминалы и платформы электронной коммерции
- Ручная консолидация данных задерживает работу аналитиков
- Препятствия для быстрого принятия решений
- Ограниченные возможности исторического анализа без учета сезонных тенденций
Сложность моделирования атрибуции
Увеличение количества точек взаимодействия с клиентами усложнило моделирование атрибуции, из-за чего стало сложно определить, какие маркетинговые усилия приносят лучшие результаты для разных групп клиентов и путей покупки.
Измените свою розничную аналитику уже сегодня
Узнайте, как единое управление данными может ускорить процесс принятия решений.
Несоответствия в измерении производительности
Маркетинговые команды сталкивались с проблемами при оценке успеха кампаний на разных платформах, часто понимая, что результаты не очень хорошие, уже через несколько недель после распределения ресурсов. Успех по каналам измерялся с помощью несогласованных показателей и KPI, что затрудняло:
- Установите единые стандарты производительности через профессиональный блокчейн консалтинг
- Эффективно делитесь ресурсами
- Масштабируйте системы отчетности так, чтобы они были экономичными
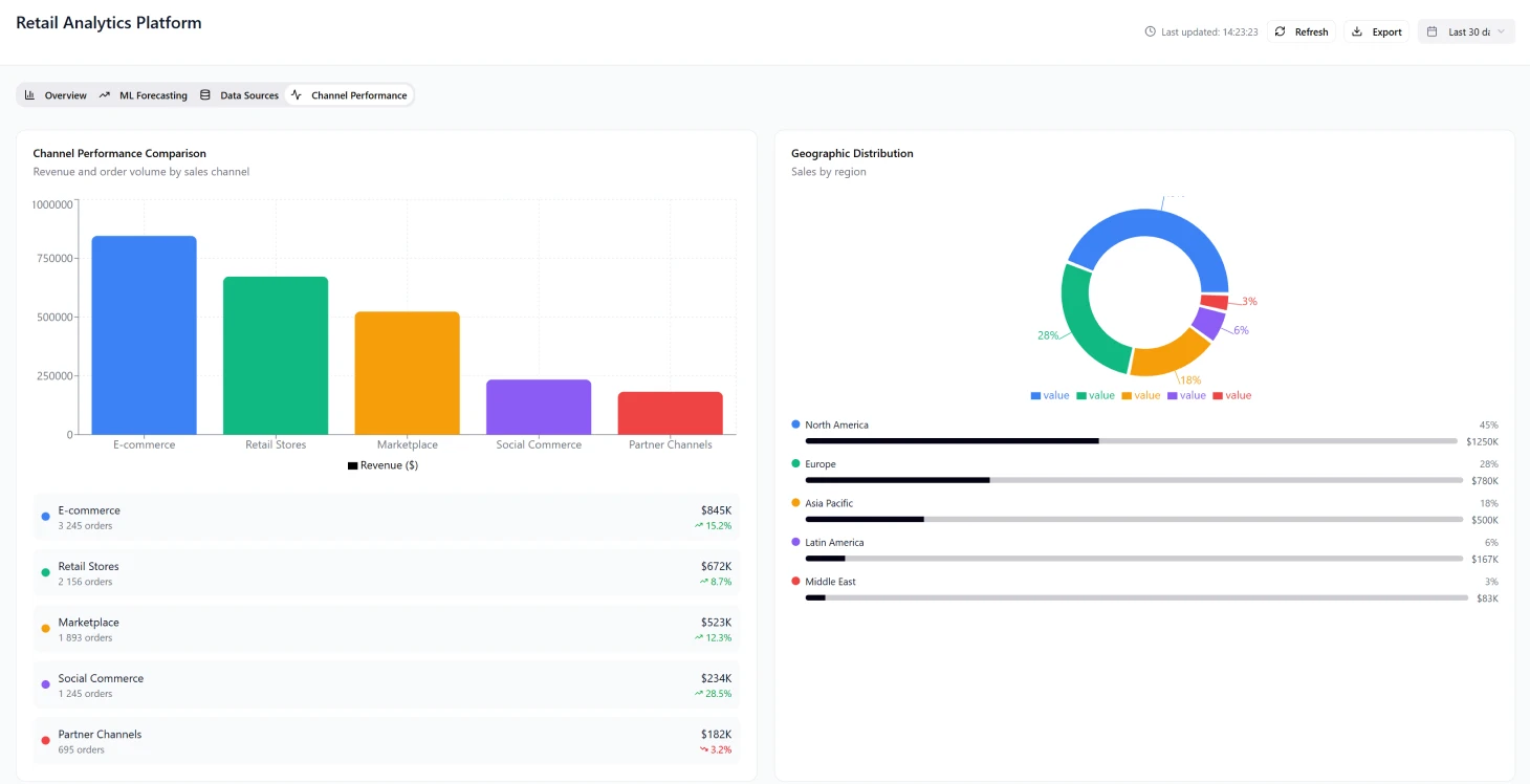
Архитектура решения
Дизайн фундамента
Дизайн фундамента был построен вокруг облачной системы данных, которая могла почти мгновенно обрабатывать и улучшать информацию из разных источников, сосредоточившись на:
- Масштабируемость по разным каналам
- Возможность расширения без больших изменений в структуре
- Ввод данных Schema-on-read для управления меняющимися форматами API
- Обработка событий для обновлений в реальном времени
- Архитектура микросервисов для независимого масштабирования
Основные компоненты
Уровень поглощения данных
- Коннекторы, запускаемые событиями, для REST API и конечных точек веб-хуков
- Поддержка загрузки файлов и потоков репликации баз данных
- Встроенная логика повторных попыток и автоматические выключатели
- Надежный сбор данных из розничных систем
Система обработки в реальном времени
- Распределенная потоковая платформа для нормализации событий данных
- Может обрабатывать более 500 000 событий в час
- Обработка с низкой задержкой для важных обновлений метрик
Хранение данных в озере
- Облачное хранилище объектов, организованное по дате
- Сгруппируйте по брендам и каналам, чтобы было проще искать
- Политика хранения данных, которая балансирует затраты на хранение и соблюдение нормативных требований
Конвейер машинного обучения
- Автоматическое обучение и внедрение для прогнозирования спроса
- Оптимизация цен и сегментация клиентов
- Еженедельные обновления модели с постоянным обучением
- Сезонные изменения
График реализации
Этап 1 (месяцы 1–3)
- Создали базовую инфраструктуру, включая систему хранения данных с архитектурой корпоративного блокчейна
- Популярная стриминговая платформа
- Встроенные базовые API-соединения для пяти ведущих розничных каналов
- Внедрили систему безопасности
- Созданные CI/CD-конвейеры для автоматического развертывания
Этап 2 (месяцы 4–6)
- Настройте аналитический движок с помощью конвейера инженерных функций
- Сделали модели машинного обучения для прогнозирования спроса
- Запустили бета-версию панели инструментов с визуализацией KPI
- Добавили первые десять брендов клиентов для проверки
Этап 3 (7–8 месяцы)
- Включено более 45 соединителей каналов
- Ввели методы моделирования атрибуции
- Внедрили сложные алгоритмы прогнозирования
- Настройте инфраструктуру с автомасштабированием
Результаты и влияние
Улучшения производительности
Ключевые показатели эффективности
| Метрика | Перед | После | Улучшение |
|---|---|---|---|
| Скорость генерации идей | Недели | Часы | на 95% быстрее |
| Точность прогноза | Базовые принципы | +34% | увеличение на 34% |
| Освещение кампании | Ограниченно | 89% | 89% охват |
| Сокращение запасов | Высокие уровни | -18% | снижение на 18% |
| Нехватка товаров | Часто | -22% | сокращение на 22% |
Создание бизнес-ценности
- Пожизненная ценность клиента: увеличение на 40 % благодаря единой модели атрибуции
- Маркетинговая рентабельность инвестиций: 23% рост благодаря оптимизации перераспределения средств
- Коэффициенты конверсии: улучшение на 15 % благодаря A/B-тестированию в реальном времени
- Стоимость заказа: увеличение на 12 % на всех платформах
- Сокращение расходов: убрали три полных рабочих места аналитиков
Успех внедрения у клиентов
Принятие клиентами превзошло ожидания: 85 % пользователей пробной версии перешли на премиум-подписку в течение 60 дней. Индекс лояльности клиентов вырос на 109 % и достиг 67 баллов.
Технические достижения
Производительность системы
- Время загрузки панели инструментов: меньше 2 секунд (95-й процентиль)
- Подготовка клиента: сделано за 3 дня
- Обнаружение аномалий: на 2–4 дня быстрее, чем ручная проверка
- Предотвращение потери доходов за счет проактивной корректировки запасов
Операционная эффективность
Благодаря тому, что мы смогли видеть, как все работает на разных каналах, маркетинговые команды нашли интересные комбинации, которые привели к тому, что конверсия стала в три раза выше, чем при использовании только одного канала.
Проблемы при внедрении и их решения
Управление развитием API
Сложность развития API без обратной совместимости требует:
- Надежные стратегии управления версиями схем
- Подходы к плавному ухудшению качества
- Заранее внедрите реестры схем
- Предотвращение проблем с качеством данных
Управление объемом в зависимости от сезона
Данные по розничным продажам показывают значительные колебания, причем активность в Черную пятницу взлетела до 20 раз выше обычного. Нужно было управлять затратами, сохраняя при этом производительность:
- Эффективные стратегии автоматического масштабирования
- Динамическое распределение ресурсов
- Оптимизация производительности в часы пик
Контроль качества данных
Несоответствия в качестве данных между каналами приводили к проблемам с аналитикой. Решения включали:
- Автоматическое профилирование данных
- Системы оценки качества
- Как избежать ошибок в моделях машинного обучения из-за плохих данных
Технологический стек
Компоненты инфраструктуры
- Контейнерная оркестрация: Kubernetes
- Управление инфраструктурой: Terraform
- Мониторинг: метрики Prometheus и панели Grafana
- Оповещения: интеграция с PagerDuty
- Безопасность: управление секретами в хранилище, AWS IAM с комплексными аудитами безопасности
- Шифрование: защита данных, когда они просто лежат или перемещаются
Эффективное управление ожиданиями клиентов оказалось очень важным, особенно в плане сроков переноса исторических данных, которые заняли 2–3 недели из-за ограничений API.
Оптимизация пользовательского опыта
При разработке панели инструментов было очень важно найти баланс между сложностью функций и удобством использования. Первоначальные варианты дизайна были перегружены показателями, что сбивало пользователей с толку, но исследования показали, что 80 % ценности приходится всего на шесть основных KPI. Это привело к следующим изменениям:
- Упрощенные стандартные представления
- Дополнительные опции доступны по запросу
- Улучшенный пользовательский опыт и показатели внедрения
Что нужно помнить в будущем
Конфиденциальность и управление идентификацией
Чтобы разобраться со сложностями атрибуции каналов, нужно точно сопоставить идентификационные данные клиентов на разных платформах, особенно учитывая:
- Ограничения по файлам cookie и требования к конфиденциальности
- Нужно использовать методы вероятностного сопоставления, а не определенные связи
- Соблюдайте все правила по защите данных, которые постоянно меняются
Успех платформы показывает, как объединенная аналитика в рознице может изменить ситуацию, позволяя принимать решения на основе данных и создавать значительную ценность для бизнеса во всей розничной экосистеме.
Результаты проекта
- на 95% быстрее получайте нужную информацию (с недель до часов)
- на 34% повысили точность прогнозов
- 89% охват кампании по всем точкам взаимодействия
- увеличение пожизненной ценности клиента на 40% через [финтех решения](/fintech-solutions)
- 85% людей, которые пробовали, стали платниками
Ключевые показатели эффективности
Insight Speed
Быстрее находить нужную информацию
Точность прогноза
Улучшение прогнозов
Освещение кампании
Во всех точках взаимодействия
LTV клиента
Увеличение пожизненной ценности


